Metriche
La maggior parte dei clienti Cloud Temple dispone di strumenti di visualizzazione, monitoraggio e metriche per il tracciamento delle proprie operazioni.
La filosofia della Console consiste nel consentire l'accesso ai dati per integrarsi in questa suite di strumenti tramite un proxy Prometheus integrato.
Questo proxy consente di interrogare e manipolare i dati da uno strumento di visualizzazione come Grafana.
È comunque possibile visualizzare alcuni dati sulle prestazioni delle proprie risorse Cloud nell'interfaccia web della Console.
Nota : La filosofia di Cloud Temple non si limita a integrare grafici nell'interfaccia web, ma mira anche a offrire il massimo delle informazioni accessibili tramite API.
Dashboard integrate nell'interfaccia web
Nota : Per accedere a queste dashboard, è necessario disporre dell'autorizzazione 'metric_read'
Panoramica
La pagina iniziale della Console visualizza la dashboard principale, presentando l'insieme delle metriche che consentono di avere uno stato di ciascun prodotto a cui si è sottoscritto nel proprio perimetro. In caso di problemi sui prodotti VMware e/o OpenIaaS, verranno visualizzate delle alert, il cui colore è legato alla loro importanza.
Queste alert sono cliccabili e reindirizzano alla pagina del prodotto interessato.
Metriche VMware - Panoramica
Nel menu 'VMware', è disponibile una dashboard specifica nel sottomenu 'Metriche'. Raggruppa 4 schede:
Panoramica
In questa scheda si trovano alcune delle metriche già presenti nel dashboard globale trattato all'inizio di questo capitolo.
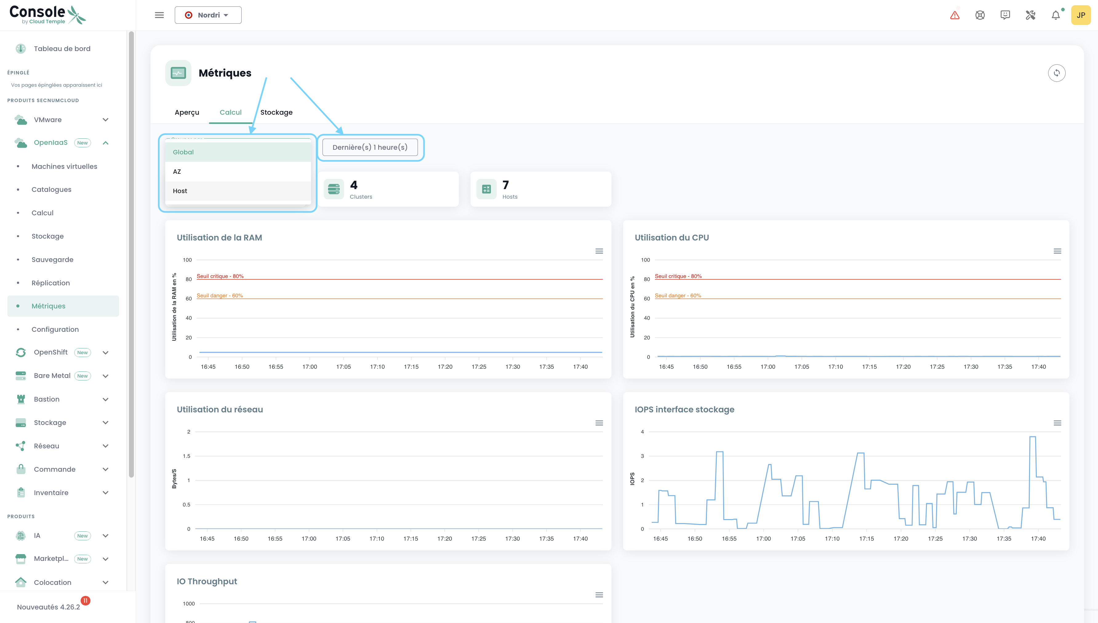
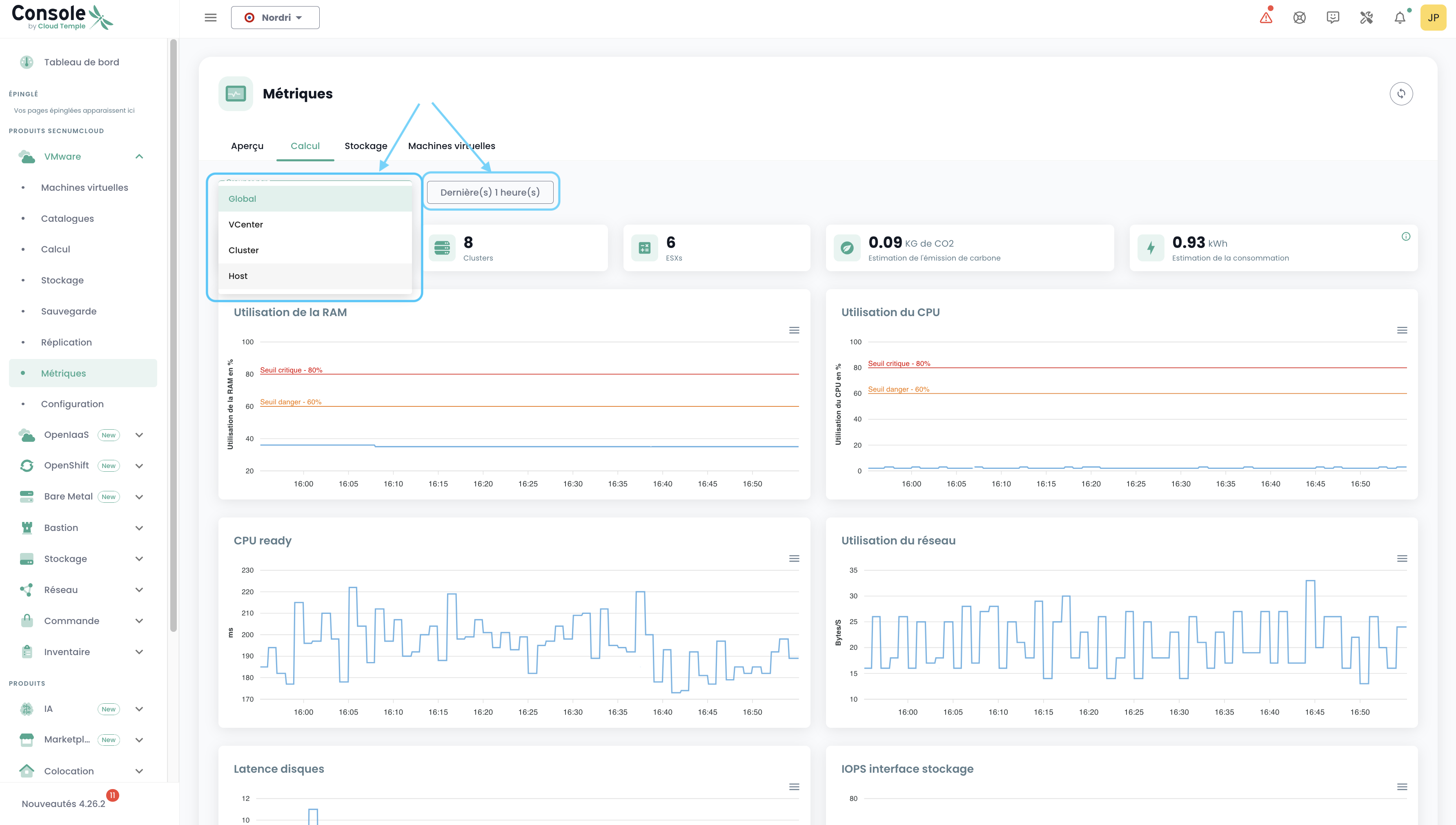
Calcolo
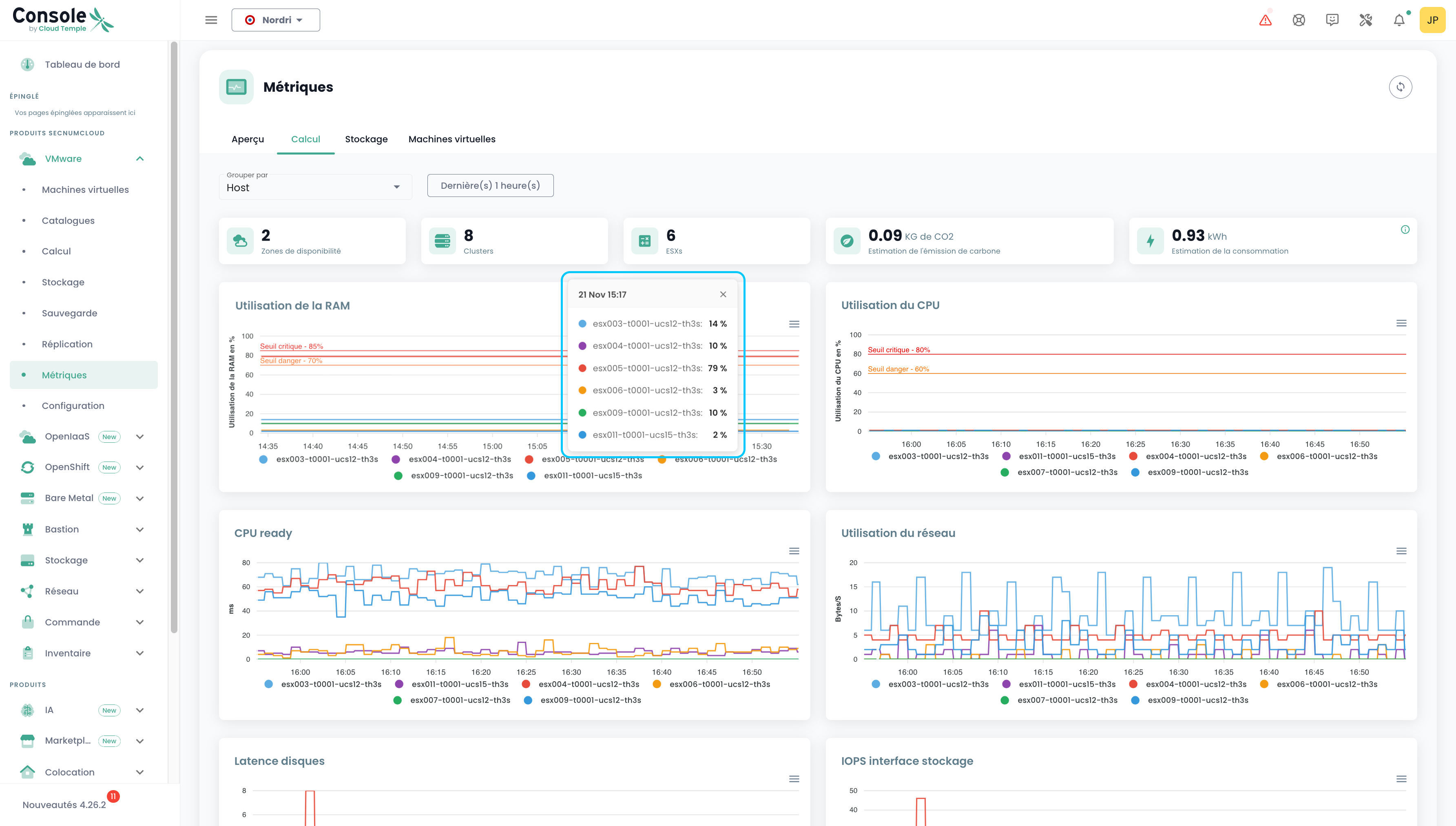
In questa scheda sono riportati il numero di AZ, di Clusters, di ESXs, l'emissione di carbonio, la stima dei consumi, nonché 7 grafici che offrono una panoramica molto visuale del vostro ambiente VMware. La stima dei consumi in kw/h è calcolata sulla media dei rilevamenti che coprono il periodo selezionato, rapportata a un'ora.
È possibile scegliere l'intervallo di date da coprire, nonché il tipo di raggruppamento dei dati (per impostazione predefinita, i dati sono raggruppati per l'intero perimetro). Ad esempio, selezionando Host:
Al passaggio del mouse su ciascuno dei grafici, vengono visualizzati i dettagli dei nomi delle risorse e i relativi valori. Al clic su questi stessi grafici, si apre un piccolo tooltip che vi permette di consultare più facilmente i dettagli corrispondenti alla data selezionata:
Archiviazione
Allo stesso modo della scheda "Calcolo", sono presenti diverse informazioni: il numero di AZ, di cluster di datastore, di datastore nonché 2 grafici. Si applica lo stesso principio di filtraggio, ma in questo caso è possibile raggruppare per Cluster SDRS e Datastore.
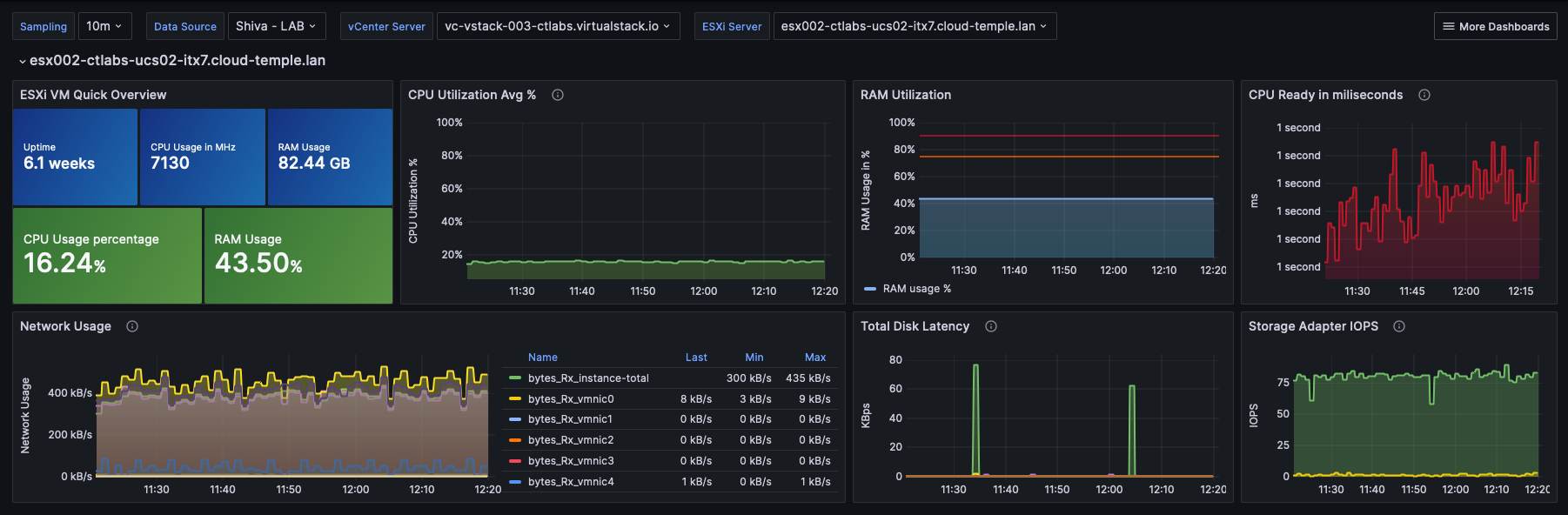
Macchine virtuali
Qui è disponibile una visione globale dello stato di salute delle macchine virtuali.
Questa sintesi fornisce, per l'intervallo di tempo selezionato:
- il numero di CPU e la media di utilizzo della CPU,
- il numero di Go di memoria e la media di utilizzo della memoria,
- le medie di latenza di accesso allo storage in lettura e in scrittura,
- la 'CPU Ready' media della macchina virtuale (che corrisponde al tempo medio di attesa per la disponibilità di un core fisico da parte della macchina virtuale).
Per ogni VM, è possibile accedere alla cronologia delle prestazioni facendo clic sull'icona verde 'Cronologia' della macchina virtuale nella colonna Azioni:
Si accede così alla pagina di visualizzazione grafica dei dati storici, che include una vista prestazioni ambientali:
Metriche VMware - Vista per risorsa
È possibile consultare anche una parte delle metriche relative a VMware, ma questa volta in modo più mirato per un Host o un Datastore specifico.
Host
Nella vista di un Host, è possibile consultare, per un determinato periodo, il consumo energetico e la stima delle emissioni di carbonio.
Datastore
Nella vista di un Datastore, è possibile consultare gli IOPS per un periodo determinato.
Metriche OpenIaaS
Nel menu 'OpenIaaS', è disponibile una dashboard specifica nel sottomenu 'Metriche'. Raggruppa 3 schede :
Panoramica
In questa scheda sono riportate alcune delle metriche già presenti nel dashboard globale trattato all'inizio di questo capitolo.
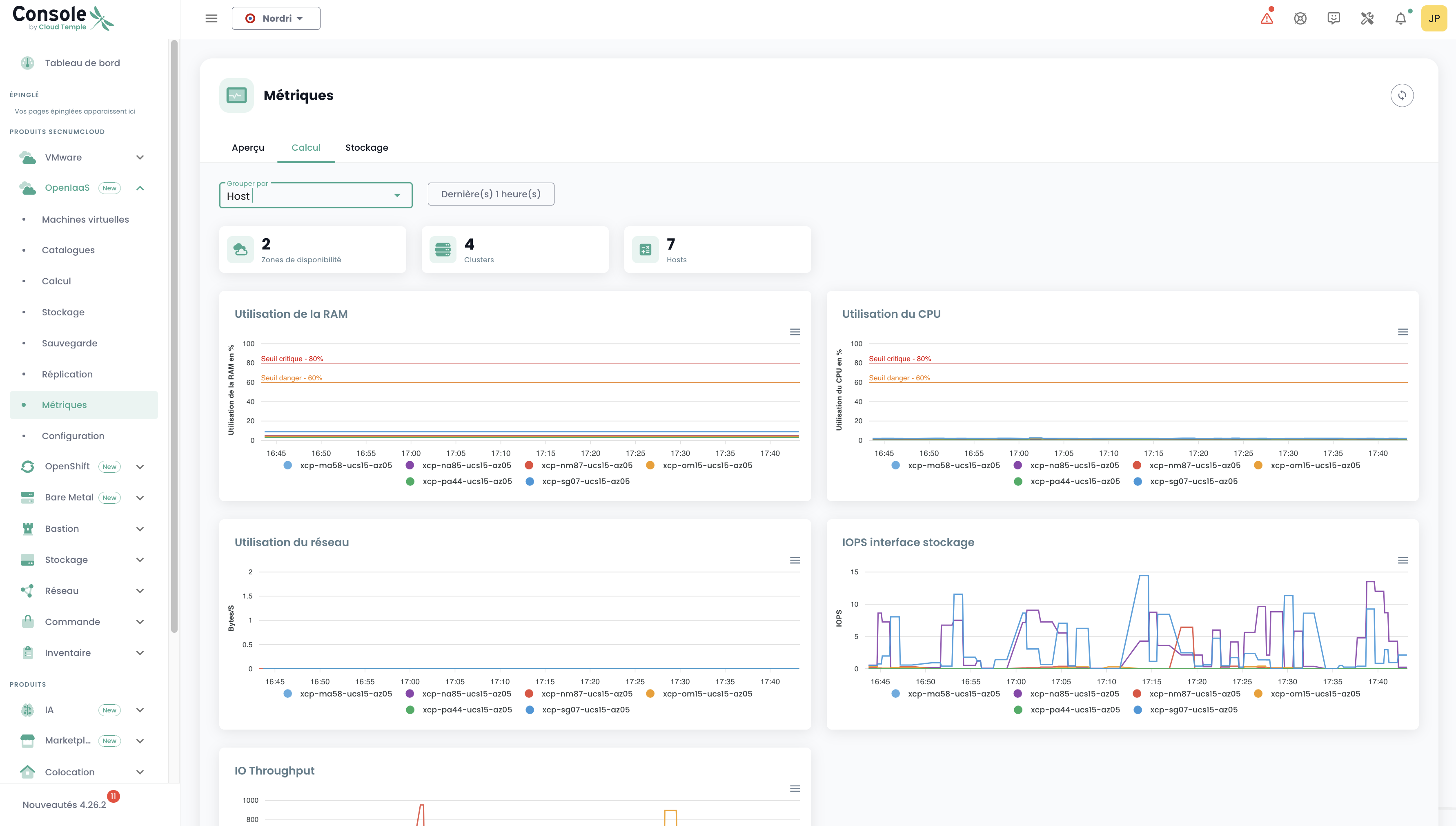
Calcolo
In questa scheda sono riportati il numero di AZ, Clusters, Hosts, nonché 5 grafici che offrono una panoramica molto visuale del tuo ambiente OpenIaaS.
È possibile scegliere l'intervallo di date da considerare, nonché il tipo di raggruppamento dei dati (per impostazione predefinita, i dati sono raggruppati per l'intero perimetro). Ad esempio, selezionando Host:
Archiviazione
Allo stesso modo della scheda "Calcolo", sono disponibili diverse informazioni: il numero di AZ, Cluster, Datastore nonché un grafico. Si applica lo stesso principio di filtraggio, ma in questo caso è possibile raggruppare per Block Storage.
Utilizzo con Grafana
Integrazione della Console con Grafana
La Console di Cloud Temple può essere utilizzata come origine dati per la tua infrastruttura Grafana.
La console è compatibile con Prometheus, il che consente di aggiungerla a Grafana come origine dati di tipo Prometheus. Potrai così:
- Visualizzare tutte le tue metriche.
- Creare i tuoi dashboard personalizzati in base alle tue esigenze.
Cloud Temple mette inoltre a disposizione una raccolta di dashboard pronte all'uso, che puoi utilizzare come base o adattare in base ai tuoi casi d'uso.
Configurare la Console come origine dati in Grafana
L'obiettivo è arricchire l'osservabilità della vostra infrastruttura Cloud tramite la telemetria Cloud Temple.
Prerequisiti
- Un'istanza Grafana con accesso alle API della Console.
- Un accesso di amministrazione sull'istanza Grafana per poter configurare le datasource.
- Un token di accesso personale con almeno l'autorizzazione
metrics_read.
Configurazione
Nella configurazione di Grafana, andare alla scheda "datasources" e fare clic su "Add datasource".
Nell'URL, fornire l'URL dell'API Console Metrics senza la versione e che termina con "/prometheus" (esempio: https://shiva.cloud-temple.com/api/metric/prometheus)
Nell'autenticazione, attivare l'opzione Basic Auth.
Nella sezione "Basic Auth Details", configurare il username e la password utilizzando rispettivamente l'id e il secret di un Token di accesso personale con il permesso metrics_read.
Nella sezione "Alerting", configurare la proprietà HTTP Method su GET.
Risultato
Per confermare che la configurazione sia corretta e funzionante, clicca sul pulsante "Save & test".
Dovresti visualizzare un banner che ti informa che la configurazione è stata completata con successo.
Troverai una serie completa di esempi di configurazione per Grafana qui: https://github.com/Cloud-Temple/console-grafana-iaas
