Metrología
La mayoría de los clientes de Cloud Temple disponen de herramientas de visualización, monitoreo y métricas para el seguimiento de sus operaciones.
La filosofía de la Consola es permitir el acceso a los datos para integrarse en esta herramienta mediante un proxy Prometheus integrado.
Este proxy le permite consultar y manipular los datos desde una herramienta de visualización como Grafana.
Sin embargo, es posible visualizar ciertos datos de rendimiento de sus recursos Cloud en la interfaz web de la Consola.
Nota: La filosofía de Cloud Temple no se limita a integrar gráficos en la interfaz web, sino también a ofrecer la máxima cantidad de información accesible a través de la API
Paneles de control integrados en la interfaz web
Nota : Para acceder a estos paneles de control, es necesario tener el permiso 'metric_read'
Vista general
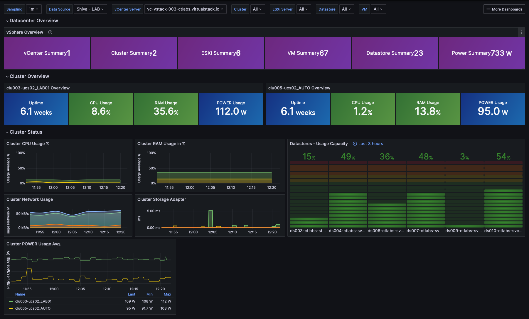
La página de inicio de la Consola muestra el panel principal, que presenta el conjunto de métricas que permiten evaluar el estado actual de cada producto al que se ha suscrito dentro de su perímetro. En caso de problema(s) en sus productos VMware y/o OpenIaaS, se mostrarán alertas, cuyo color está relacionado con su importancia.
Estas alertas son clicables y redirigen a la página del producto correspondiente.
Métricas VMware - Vista global
En el menú 'VMware', un panel de control específico está disponible en el submenú 'Métricas'. Agrupa 4 pestañas :
Vista general
En esta pestaña se muestra una parte de las métricas ya presentes en el panel de control global abordado al inicio de este capítulo.
Cálculo
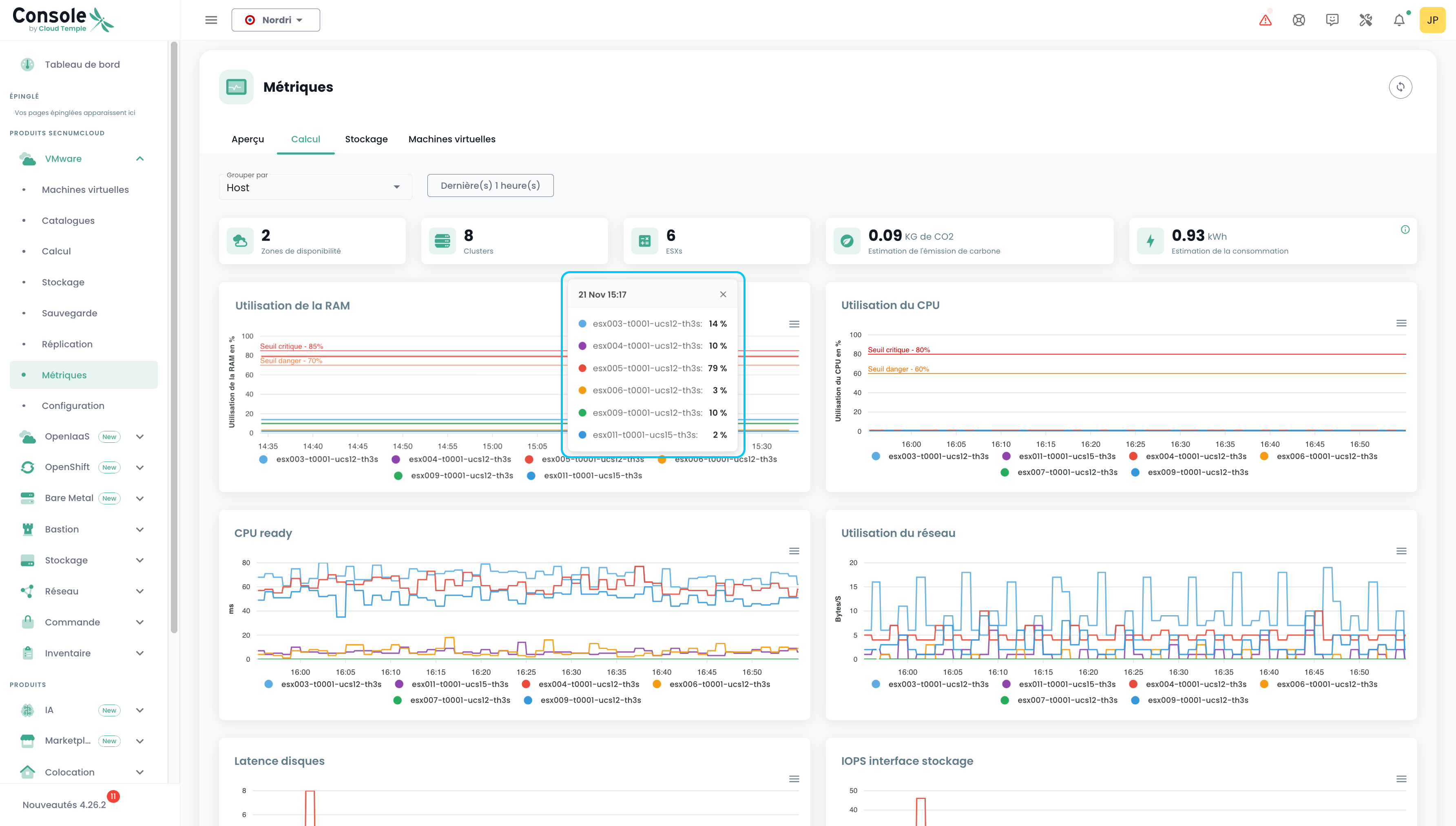
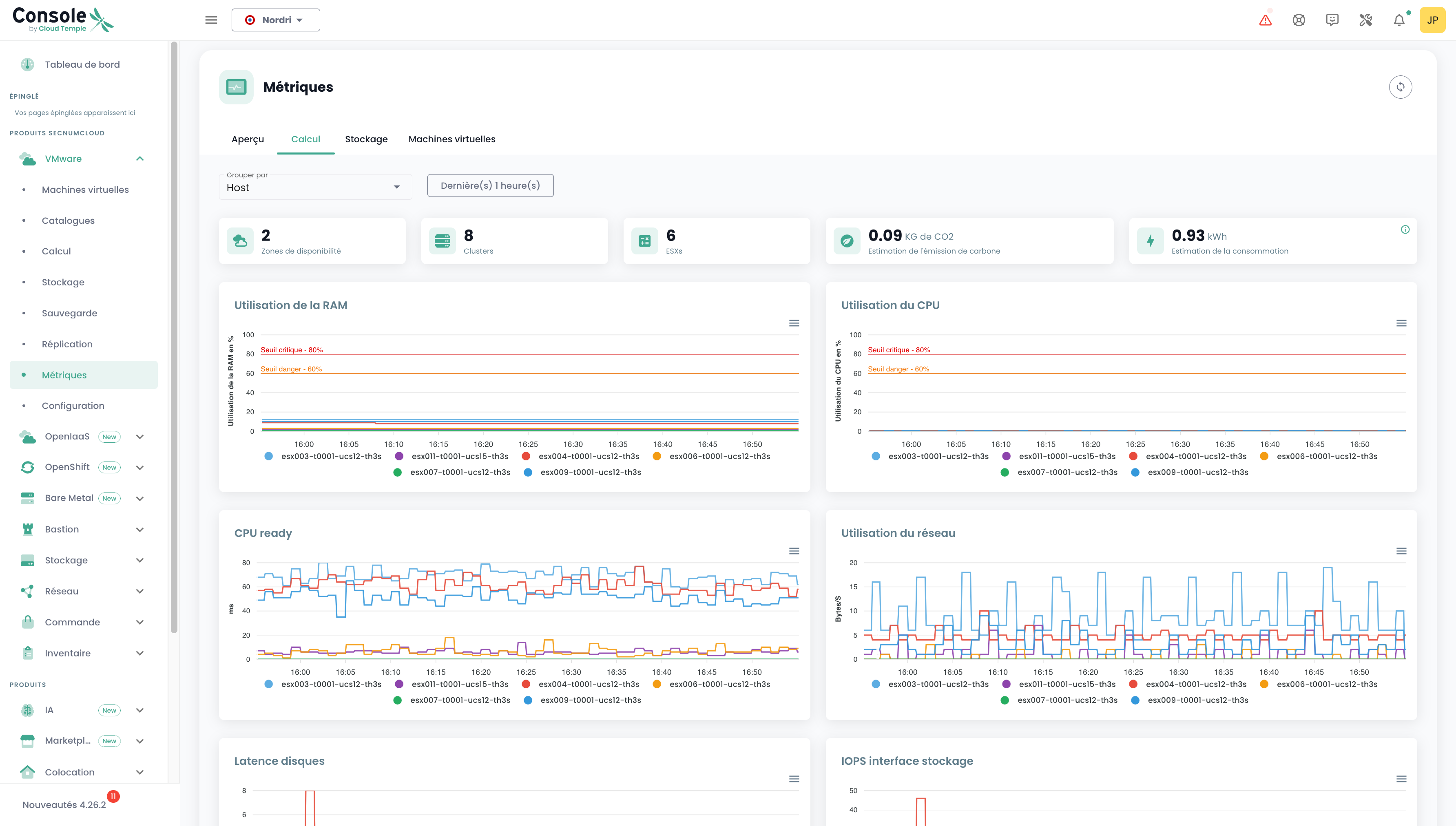
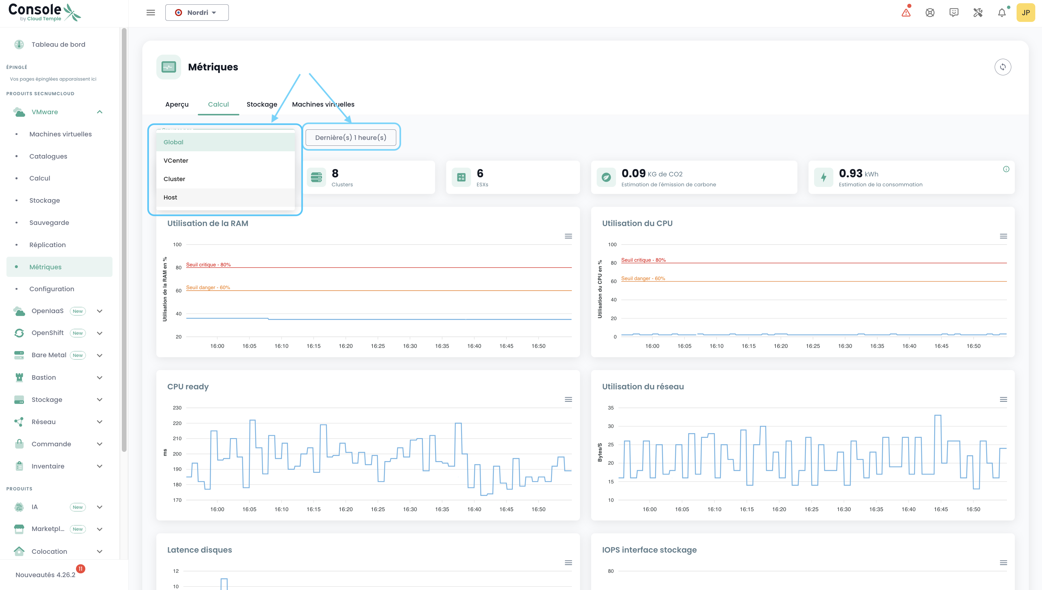
En esta pestaña, se encuentra el número de AZ, de Clusters, de ESXs, la emisión de carbono, la estimación del consumo, así como 7 gráficos que ofrecen una visión muy visual del estado de su entorno VMware. La estimación del consumo en kw/h se calcula sobre la media de las lecturas que cubren el período seleccionado, referida a una hora.
Puede elegir el intervalo de fechas a cubrir, así como el tipo de agrupación de datos (par défaut, les données sont regroupées pour l'ensemble de votre périmètre). Al elegir Host por ejemplo:
Al pasar el cursor sobre cada uno de los gráficos, se muestran los detalles de los nombres de los recursos y sus valores. Al hacer clic en estos mismos gráficos, se abre un pequeño tooltip que le permite consultar más fácilmente los detalles correspondientes a la fecha seleccionada:
Almacenamiento
De la misma manera que en la pestaña "Cálculo", se muestran diferentes datos: el número de AZ, de datastore clusters, de datastores así como 2 gráficos. Se aplica el mismo principio de filtros, pero aquí podemos agrupar por Cluster SDRS y Datastore.
Máquinas virtuales
Aquí se presenta una visión global de la salud de las máquinas virtuales.
Este resumen proporciona, para el intervalo de tiempo seleccionado:
- el número de CPU y la media de uso de CPU,
- el número de Go de memoria y la media de uso de memoria,
- Las medias de latencia de acceso al almacenamiento en lectura y escritura,
- El 'CPU Ready' medio de la máquina virtual (lo que corresponde al tiempo medio de espera de disponibilidad de un núcleo físico por parte de la máquina virtual).
Para cada VM, puede acceder al historial de su rendimiento haciendo clic en el icono verde 'Historial' de la máquina virtual en la columna de acción. :
Accederá entonces a la página de visualización gráfica de los datos históricos, que incluye una vista de rendimiento del entorno:
Métricas de VMware - Vista por recurso
También es posible consultar una parte de las métricas relacionadas con VMware, pero esta vez de manera más específica para un Host o un Datastore determinado.
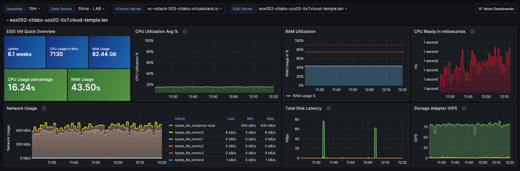
Host
En la vista de un Host, se puede consultar, para un período determinado, el consumo energético así como la estimación de las emisiones de carbono.
Datastore
En la vista de un Datastore, se pueden consultar los IOPS para un período determinado.
Métricas OpenIaaS
En el menú 'OpenIaaS', hay un panel de control específico disponible en el submenú 'Métricas'. Incluye 3 pestañas :
Resumen
En esta pestaña, se muestra una parte de las métricas ya incluidas en el dashboard global abordado al inicio de este capítulo.
Cálculo
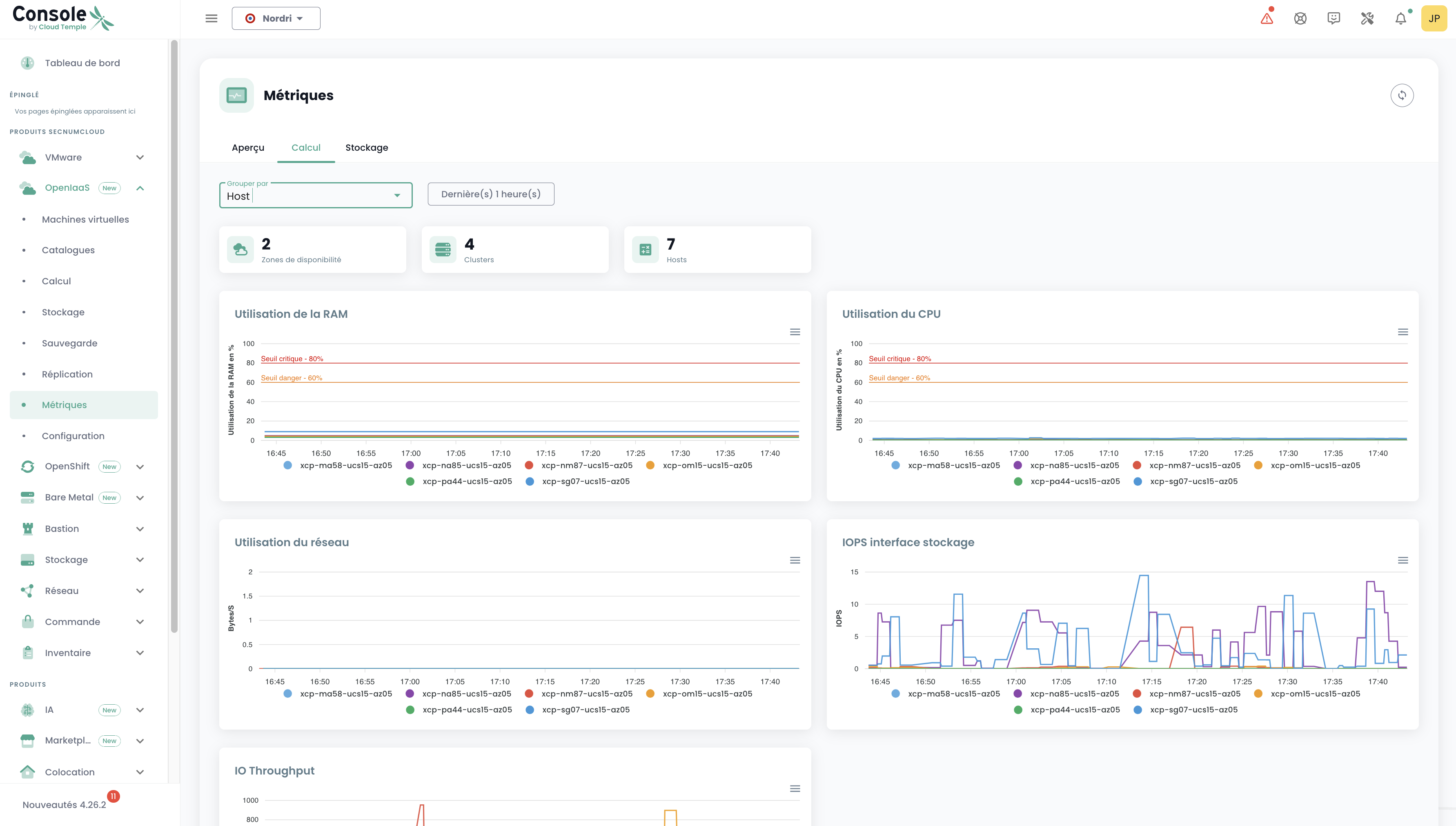
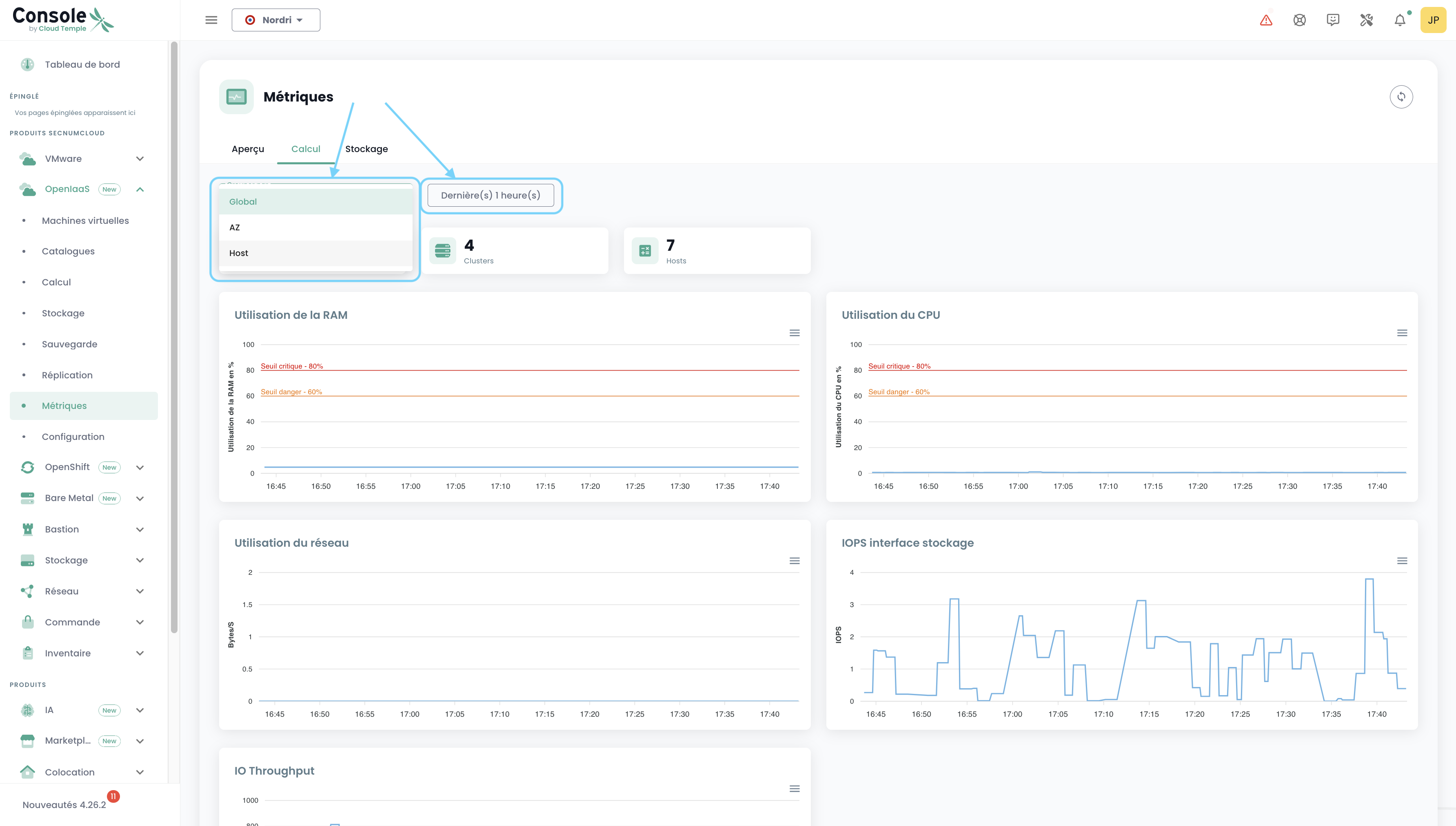
En esta pestaña, se muestra el número de AZ, Clusters, Hosts, así como 5 gráficos que presentan una visión muy visual del estado de su entorno OpenIaaS.
Puede elegir el intervalo de fechas a cubrir, así como el tipo de agrupación de datos (por defecto, los datos se agrupan para todo su ámbito). Por ejemplo, al seleccionar Host:
Almacenamiento
De la misma manera que en la pestaña "Cálculo", se muestran diferentes datos: el número de AZ, de Clusters, de Datastores así como un gráfico. Se aplica el mismo principio de filtros, pero aquí podemos agrupar por Block Storage.
Uso con Grafana
Integración de la Consola con Grafana
La Consola de Cloud Temple puede utilizarse como fuente de datos para su infraestructura Grafana.
La consola es compatible con Prometheus, lo que permite agregarla en Grafana como una fuente de datos de tipo Prometheus. De este modo, podrá:
- Visualizar todas sus métricas.
- Crear sus propios dashboards personalizados adaptados a sus necesidades.
Cloud Temple también pone a disposición una colección de dashboards listos para usar, que puede utilizar como base o adaptar según sus casos de uso.
Configurar la Consola como fuente de datos en Grafana
El objetivo es enriquecer la observabilidad de su infraestructura Cloud mediante la telemetría de Cloud Temple.
Requisitos
- Una instancia de Grafana con acceso a las API de la Consola.
- Acceso de administrador en la instancia de Grafana para poder configurar las fuentes de datos.
- Un token de acceso personal con al menos el permiso
metrics_read.
Configuración
En la configuración de Grafana, vaya a la pestaña "datasources" y haga clic en "Add datasource".
En la URL, proporcione la URL de la API Console Metrics sin la versión y que termine con "/prometheus" (ejemplo: https://shiva.cloud-temple.com/api/metric/prometheus)
En la autenticación, active la opción Basic Auth.
En la sección "Basic Auth Details", configure el username y password utilizando respectivamente el id y el secret de un Token de acceso personal con el permiso metrics_read.
En la sección "Alerting", configure la propiedad HTTP Method en GET.
Resultado
Para confirmar que la configuración es correcta y está operativa, haga clic en el botón "Guardar y probar".
Debería aparecer un banner que le notifique que la configuración se ha completado correctamente.
Encontrará un conjunto completo de ejemplos de configuración para Grafana aquí: https://github.com/Cloud-Temple/console-grafana-iaas
