Metrology
Most Cloud Temple customers have visualization, monitoring, and metrology tools in place to track their operations.
The Console's philosophy is to enable access to data so it can be integrated into this tooling via an embedded Prometheus proxy.
This proxy allows you to query and manipulate data using a visualization tool such as Grafana.
However, it is also possible to view certain performance metrics of your Cloud resources directly within the Console's web interface.
Note: The Cloud Temple philosophy is not limited to embedding graphs within the web interface, but also to providing maximum information accessible via the API
Built-in dashboards in the web interface
Note: To access these dashboards, you must have the 'metric_read' permission
Overview
The home page of the Console displays the main dashboard, showing all metrics that provide an overview of each product you have subscribed to within your scope. If any issues occur with your VMware and/or OpenIaaS products, alerts will be visible—alert color indicates their severity.
These alerts are clickable and redirect to the corresponding product page.
VMware Metrics - Overview
In the 'VMware' menu, a dedicated dashboard is available under the 'Metrics' submenu. It includes 4 tabs:
Overview
On this tab, you'll find some of the metrics already present in the global dashboard discussed at the beginning of this chapter.
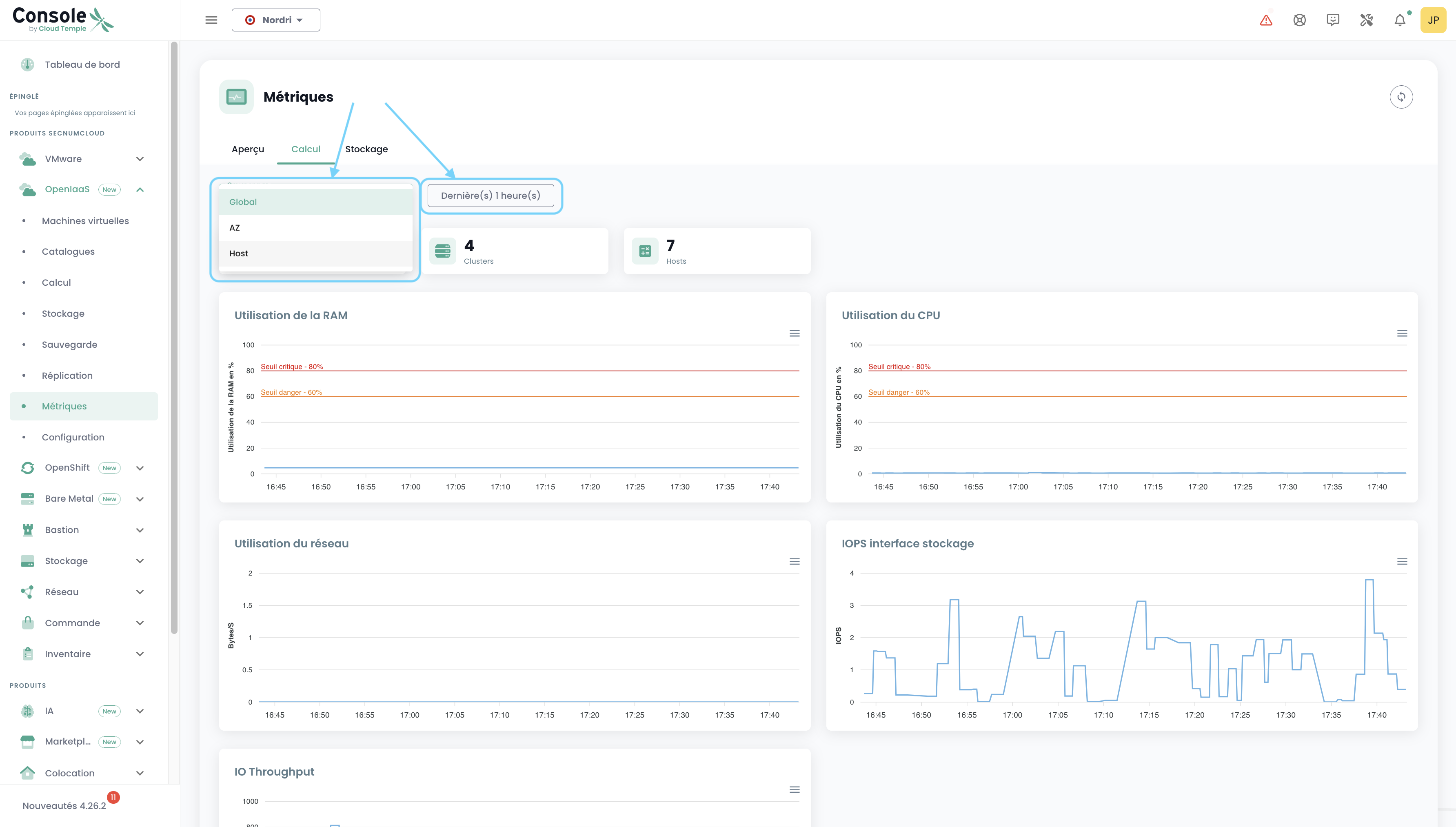
Calculation
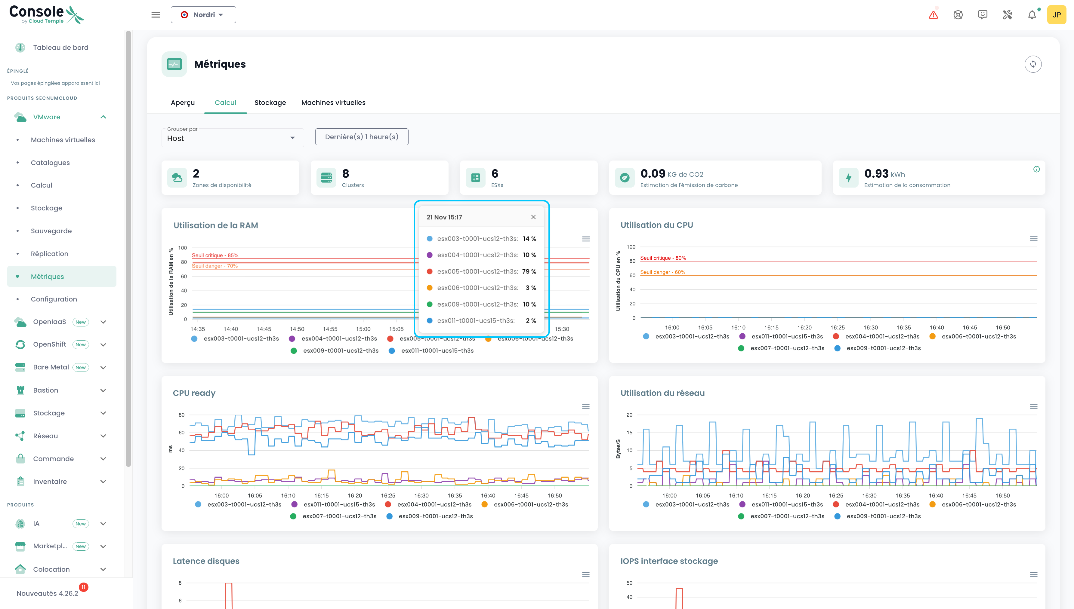
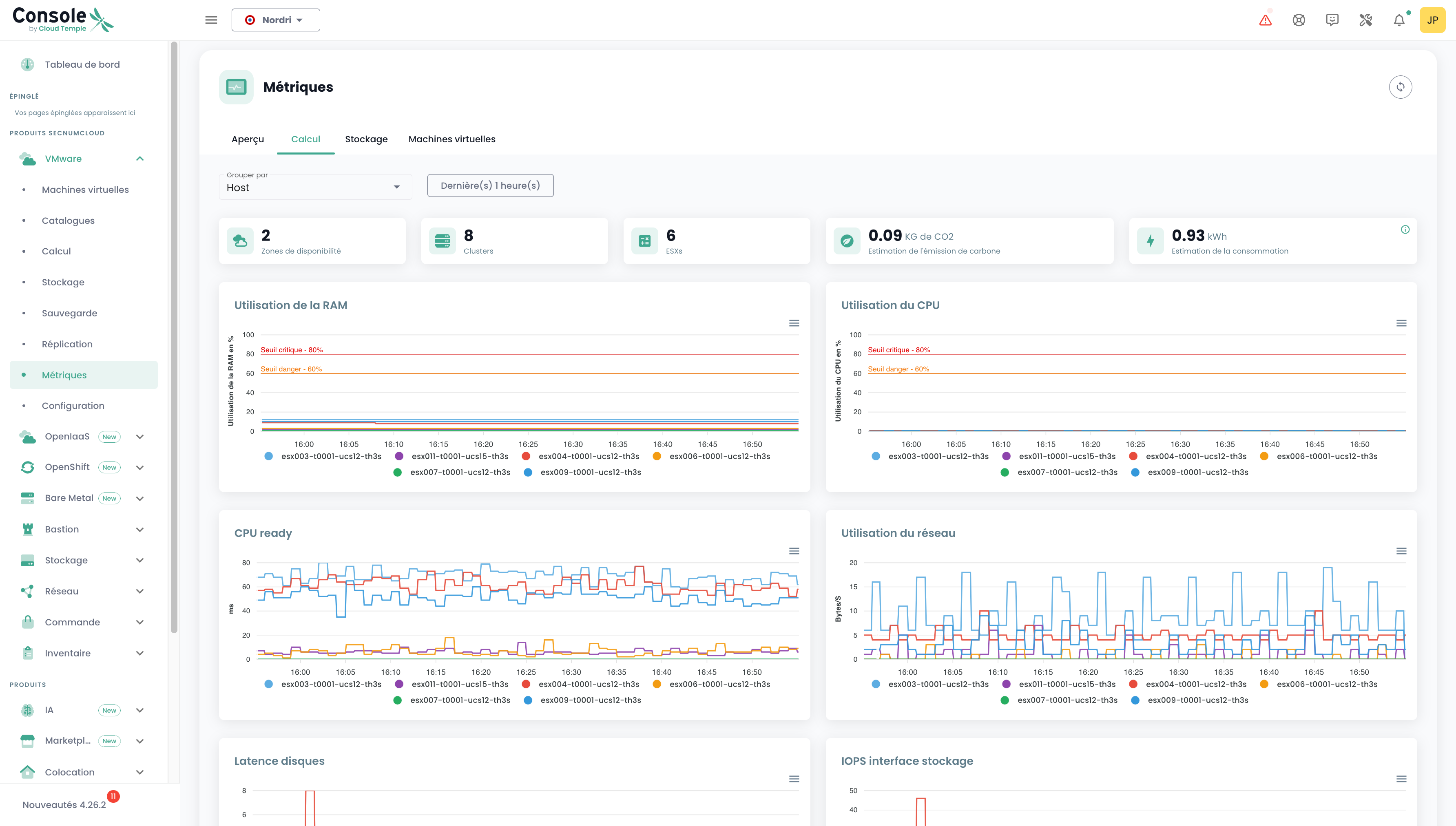
On this tab, you'll find the number of AZs, Clusters, ESXs, carbon emissions, power consumption estimates, as well as 7 visual graphs providing a clear, graphical overview of your VMware environment. The power consumption estimate in kWh is calculated based on the average of readings covering the selected period, normalized to a per-hour basis.
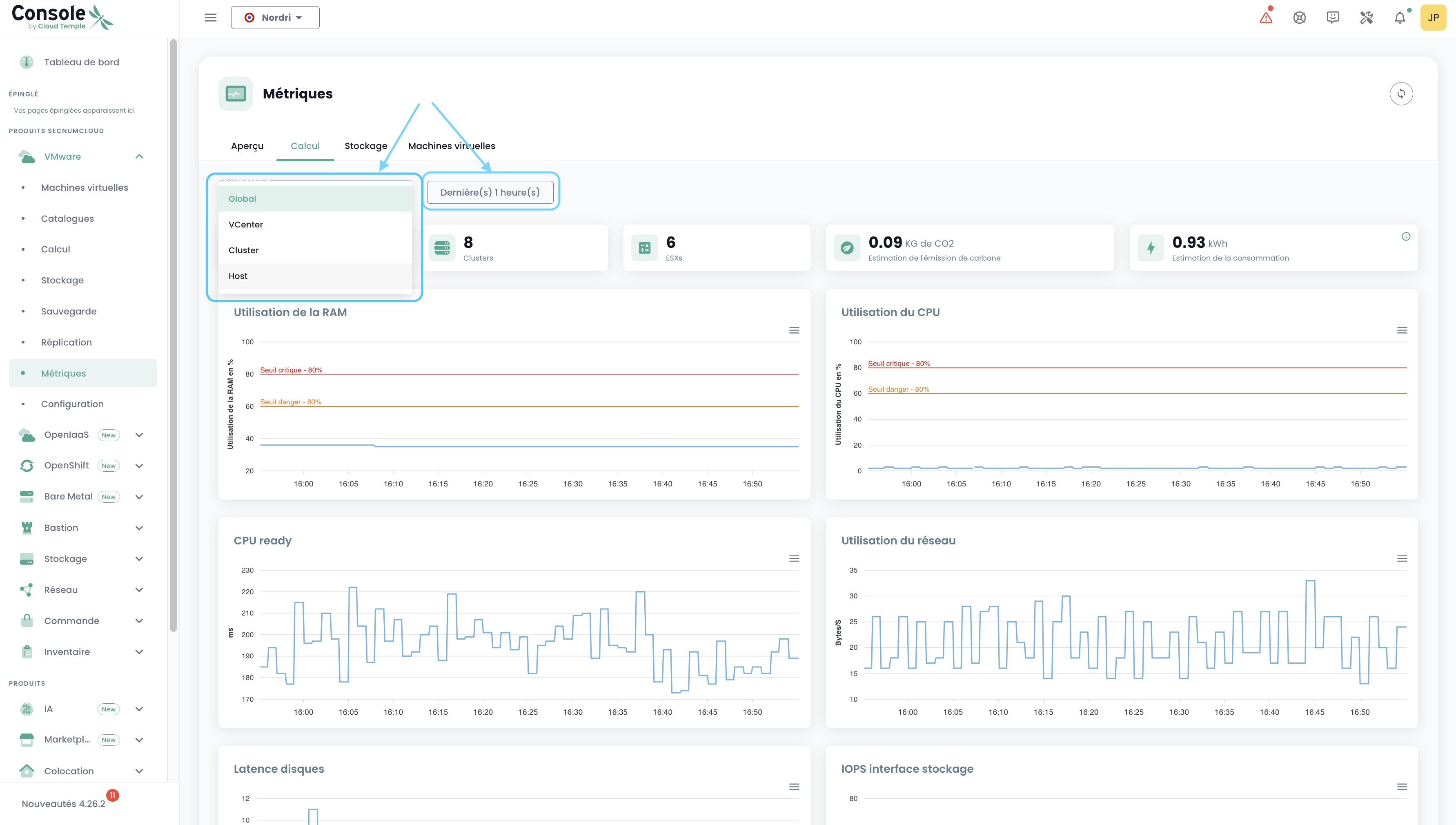
You can select the date range to analyze, as well as the data grouping type (by default, data is aggregated across your entire environment). For example, selecting Host:
When hovering over each graph, resource names and their corresponding values are displayed. Clicking on a graph opens a small tooltip, allowing you to easily view detailed information for the selected date:
Storage
Just as on the "Compute" tab, you'll find various pieces of information: the number of AZs, datastore clusters, datastores, as well as two charts. The same filtering principles apply, but here you can group by Cluster SDRS and Datastore.
Virtual Machines
Here you can find an overview of the health status of virtual machines.
This summary provides, over the selected time range:
- the number of CPUs and the average CPU utilization,
- the amount of memory in GB and the average memory usage,
- the average storage access latency for both read and write operations,
- the average 'CPU Ready' time of the virtual machine (i.e., the average wait time for a physical CPU core to become available for the VM).
For each VM, you can access its performance history by clicking the green 'History' icon in the Actions column:
This will take you to the page displaying historical data in graphical form, including an environmental performance view:
VMware Metrics - View by Resource
It is also possible to view a subset of metrics related to VMware, this time more specifically for a given Host or Datastore.
Host
In the Host view, you can check the energy consumption and the estimated carbon emissions for a given period.
Datastore
In a Datastore view, you can check the IOPS for a given period.
OpenIaaS Metrics
In the 'OpenIaaS' menu, a dedicated dashboard is available in the 'Metrics' submenu. It includes 3 tabs:
Overview
On this tab, you'll find some of the metrics already present in the global dashboard discussed at the beginning of this chapter.
Calcul
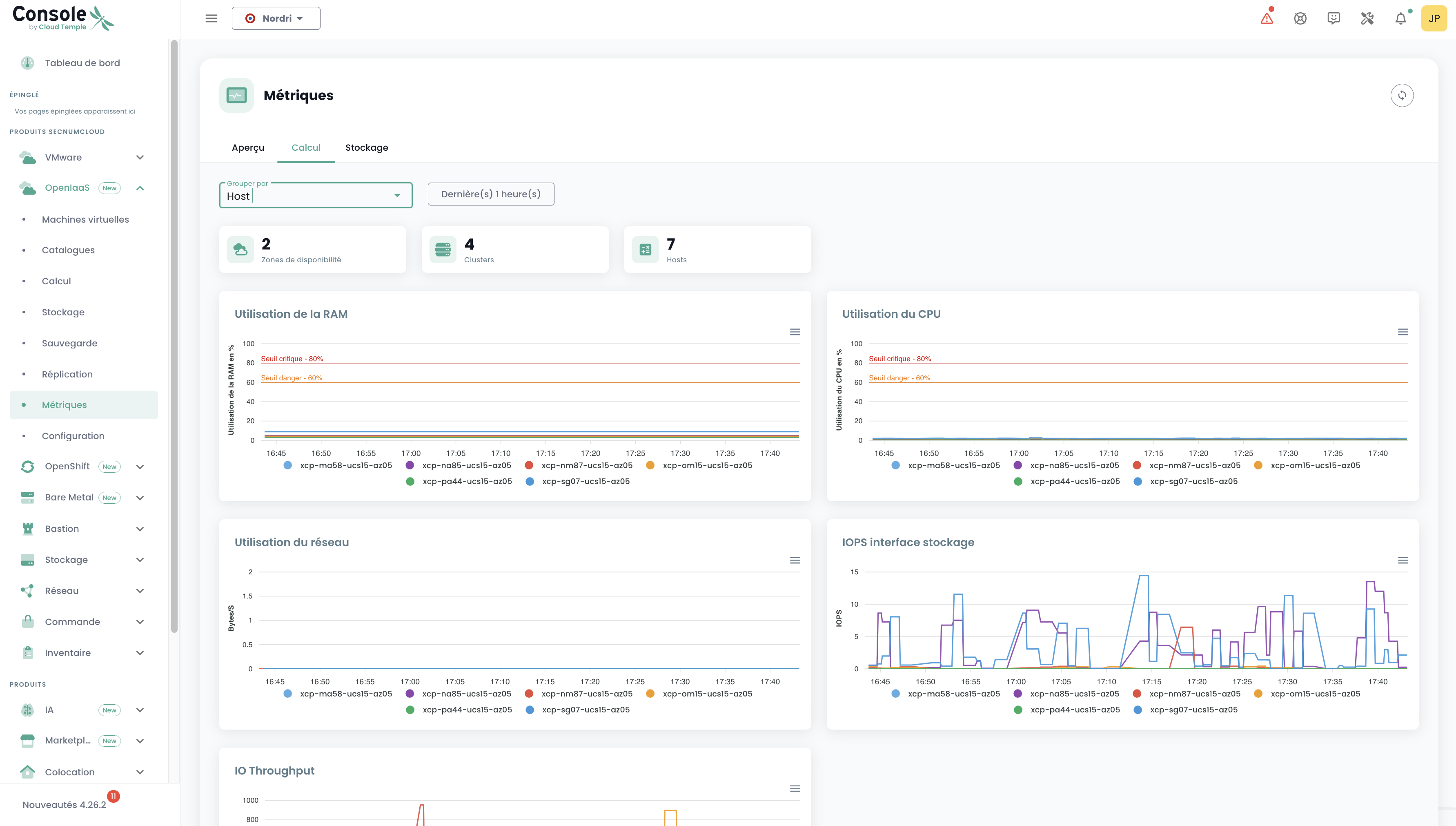
On this tab, you'll find the number of AZs, Clusters, Hosts, as well as 5 graphs providing a highly visual overview of your OpenIaaS environment.
You can select the date range to cover, as well as the data grouping type (by default, data is grouped across your entire environment). For example, by choosing Host:
Storage
Just as on the "Compute" tab, you'll find various information: the number of AZs, Clusters, Datastores, as well as a chart. The same filtering principles apply, but here we can group by Block Storage.
Usage with Grafana
Integrating the Console with Grafana
The Cloud Temple Console can be used as a data source for your Grafana infrastructure.
The Console is Prometheus-compatible, allowing you to add it to Grafana as a Prometheus-type data source. You will then be able to:
- Visualize all your metrics.
- Create custom dashboards tailored to your specific needs.
Cloud Temple also provides a collection of ready-to-use dashboards that you can use as a starting point or adapt to your use cases.
Configure the Console as a Data Source in Grafana
The goal is to enhance the observability of your Cloud infrastructure through Cloud Temple metrics.
Prerequisites
- A Grafana instance with access to the Console APIs.
- Administrative access to the Grafana instance to configure datasources.
- A personal access token with at least the
metrics_readpermission.
Configuration
In the Grafana configuration, go to the "Datasources" tab and click on "Add datasource".
In the URL field, provide the Console Metrics API URL without the version, ending with "/prometheus"
(example: https://shiva.cloud-temple.com/api/metric/prometheus)
In the "Authentication" section, enable the Basic Auth option.
In the "Basic Auth Details" section, configure the username and password using the id and secret of a Personal Access Token with the metrics_read permission.
In the "Alerting" section, set the HTTP Method to GET.
Result
To confirm that the configuration is correct and functional, click the "Save & test" button.
You should see a banner indicating that the configuration was successful.
You can find a comprehensive set of Grafana configuration examples here: https://github.com/Cloud-Temple/console-grafana-iaas
