Metriken
Die Mehrheit der Cloud Temple-Kunden verfügt über Tools zur Visualisierung, zum Monitoring und zur Metrikerfassung zur Verfolgung ihrer Operationen.
Die Philosophie der Konsole besteht darin, den Datenzugriff zu ermöglichen, um sich über einen integrierten Prometheus-Proxy in dieses Tooling zu integrieren.
Dieser Proxy ermöglicht es Ihnen, Daten von einem Visualisierungstool wie Grafana abzufragen und zu manipulieren.
Es ist jedoch möglich, bestimmte Performance-Daten Ihrer Cloud-Ressourcen in der Weboberfläche der Konsole anzuzeigen.
Hinweis: Die Philosophie von Cloud Temple besteht nicht nur darin, Diagramme in der Weboberfläche zu integrieren, sondern auch maximal viele Informationen bereitzustellen, die über die API zugänglich sind.
In die Web-Oberfläche integrierte Dashboards
Hinweis: Für den Zugriff auf diese Dashboards ist die Berechtigung 'metric_read' erforderlich.
Übersicht
Die Startseite der Konsole zeigt das Haupt-Dashboard, das alle Metriken darstellt, die eine Statusübersicht über alle Produkte ermöglichen, für die Sie in Ihrem Geltungsbereich ein Abonnement abgeschlossen haben. Bei Problemen mit Ihren VMware- und/oder OpenIaaS-Produkten werden Warnungen angezeigt, deren Farbe der Kritikalität entspricht.
Diese Warnungen sind anklickbar und leiten zur entsprechenden Produktseite weiter.
VMware-Metriken - Gesamtübersicht
Im Menü 'VMware' ist ein spezifisches Dashboard im Untermenü 'Metriken' verfügbar. Es umfasst 4 Registerkarten :
Übersicht
Auf diesem Tab finden sich ein Teil der Metriken, die bereits zu Beginn dieses Kapitels im globalen Dashboard behandelt wurden.
Berechnung
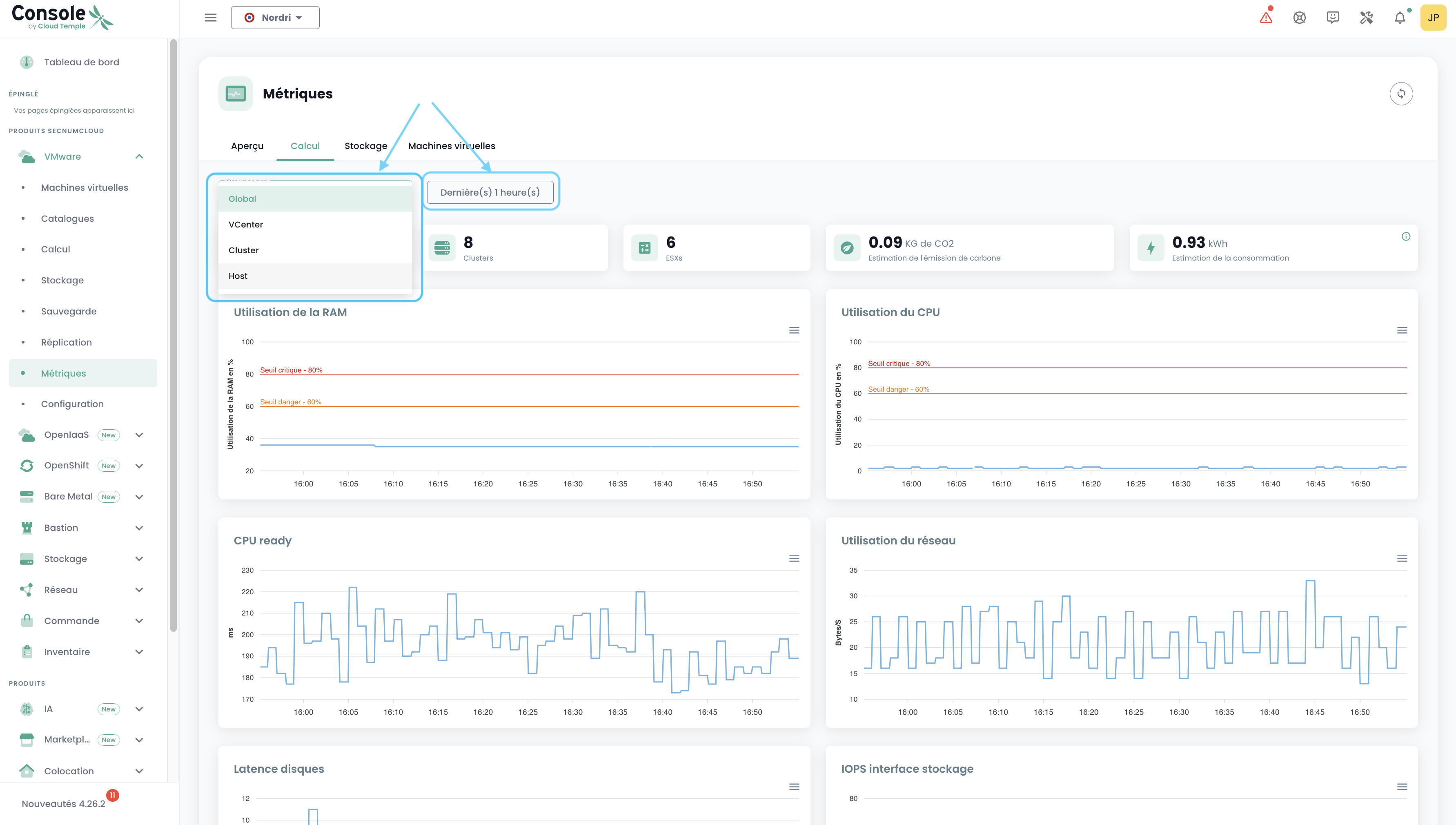
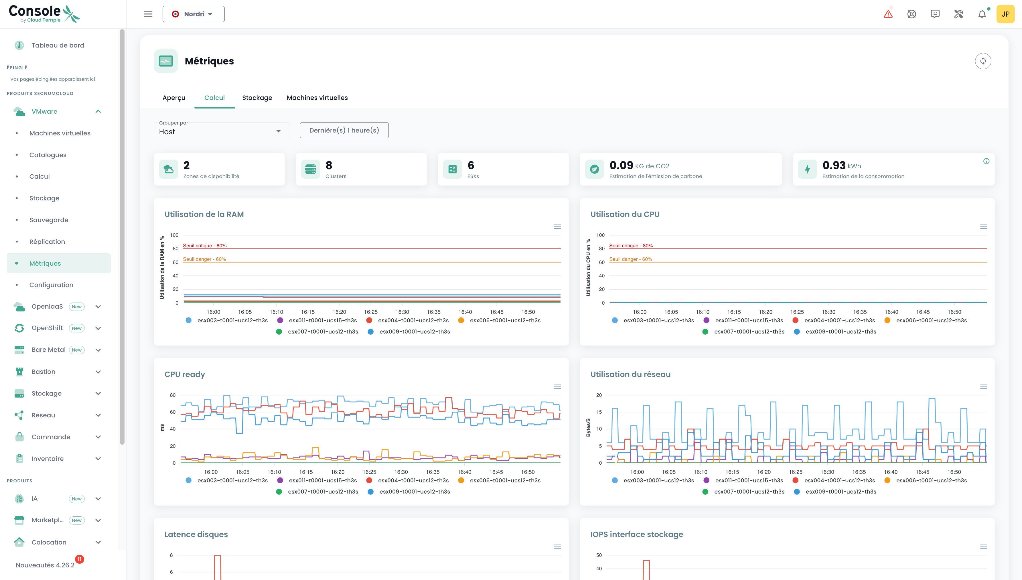
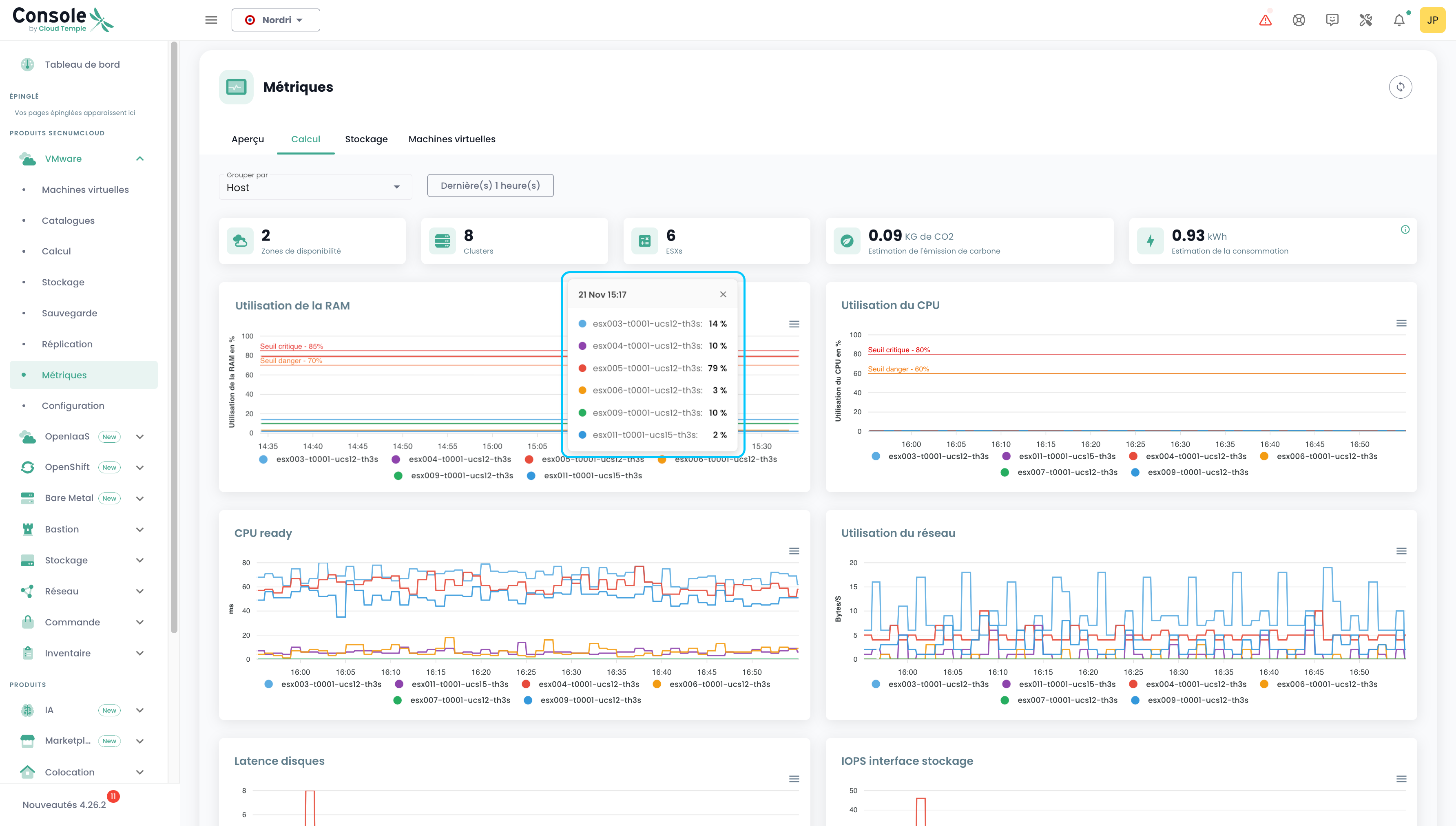
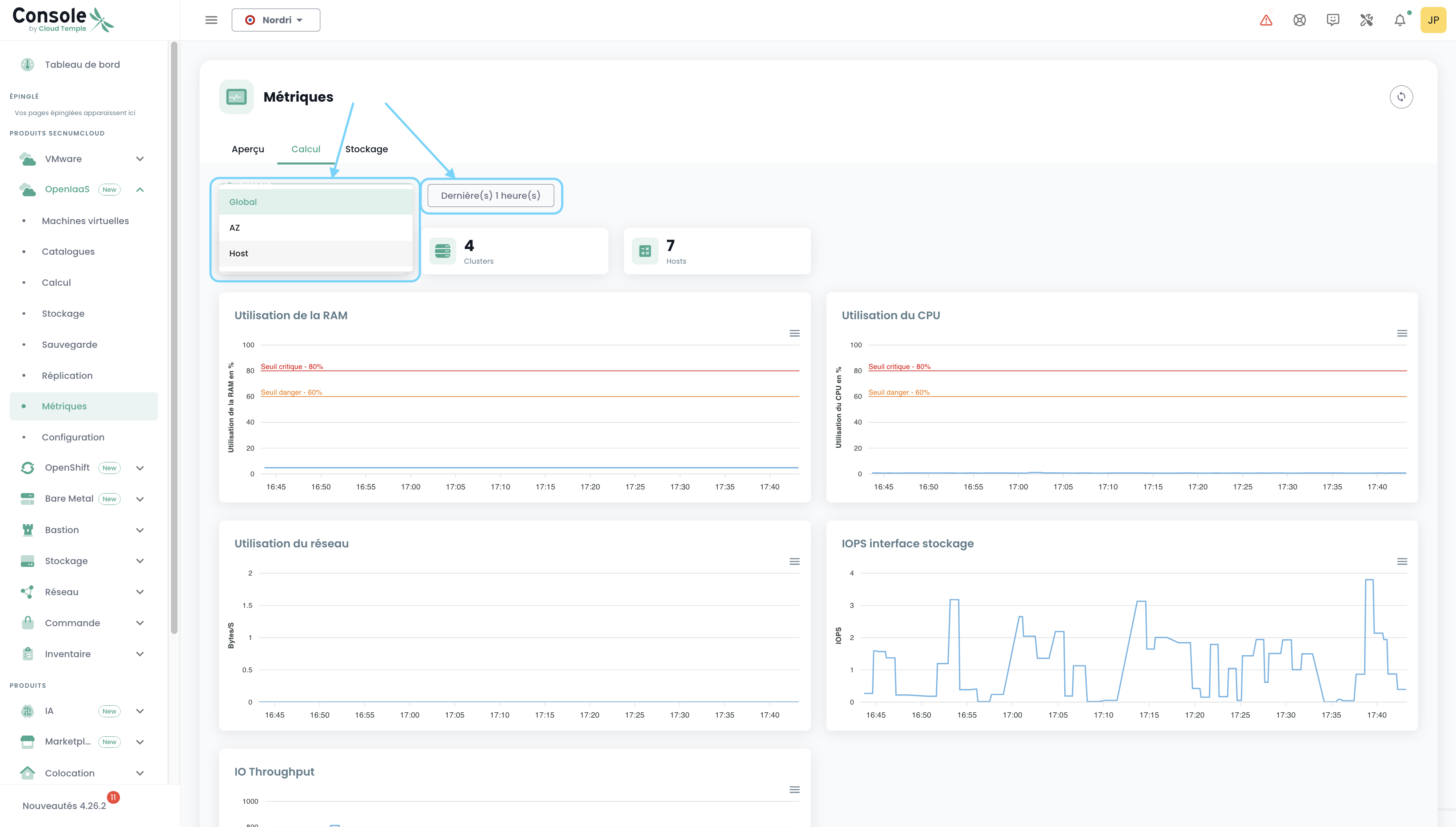
Auf diesem Tab finden Sie die Anzahl der AZ, der Clusters, der ESXs, die CO₂-Emission, die Verbrauchsabschätzung sowie 7 Diagramme, die eine sehr visuelle Bestandsaufnahme Ihrer VMware-Umgebung darstellen. Die Verbrauchsabschätzung in kw/h wird auf Basis des Durchschnitts der Messwerte berechnet, die den gewählten Zeitraum abdecken, und auf eine Stunde hochgerechnet.
Sie können den abzudeckenden Datumsbereich sowie den Typ der Datenaggregation auswählen (standardmäßig werden die Daten für Ihren gesamten Umfang aggregiert). Bei der Auswahl von Host z. B.:
Beim Überfahren der einzelnen Diagramme mit der Maus werden die Details der Ressourcennamen und deren Werte angezeigt. Beim Klicken auf diese Diagramme öffnet sich eine kleine Tooltip, die es Ihnen ermöglicht, die Details zum angeklickten Datum leichter einzusehen:
Speicher
Ebenso wie auf der Registerkarte „Berechnung“ finden sich hier verschiedene Informationen: die Anzahl der AZ, der Datastore-Cluster und der Datastores sowie 2 Diagramme. Das gleiche Filterprinzip gilt hier, jedoch können wir nach SDRS-Cluster und Datastore gruppieren.
Virtuelle Maschinen
Hier erhalten Sie einen globalen Überblick über den Status der virtuellen Maschinen.
Diese Zusammenfassung zeigt für den ausgewählten Zeitraum:
- die Anzahl der CPUs und die durchschnittliche CPU-Auslastung,
- die Anzahl der GB Speicher und die durchschnittliche Speichernutzung,
- die durchschnittlichen Speicherzugriffszeiten beim Lesen und Schreiben,
- die durchschnittliche 'CPU Ready'-Zeit der virtuellen Maschine (entspricht der durchschnittlichen Wartezeit auf die Verfügbarkeit eines physischen Cores durch die virtuelle Maschine).
Für jede VM können Sie auf den Verlauf ihrer Leistungsdaten zugreifen, indem Sie auf das grüne Symbol 'Verlauf' in der Aktionsspalte der virtuellen Maschine klicken:
Sie gelangen dann zur Seite zur grafischen Darstellung der historischen Daten, einschließlich einer Umweltmetriken-Ansicht:
VMware-Metriken - Ansicht nach Ressource
Zudem ist es möglich, einen Teil der VMware-bezogenen Metriken einzusehen, dieses Mal jedoch spezifischer für einen bestimmten Host oder ein bestimmtes Datastore.
Host
In der Host-Ansicht können für einen bestimmten Zeitraum der Energieverbrauch sowie die Schätzung der Kohlenstoffemissionen eingesehen werden.
Datastore
In der Datastore-Ansicht können Sie für einen bestimmten Zeitraum die IOPS einsehen.
OpenIaaS-Metriken
Im Menü 'OpenIaaS' ist ein spezifisches Dashboard im Untermenü 'Metriken' verfügbar. Es umfasst 3 Registerkarten:
Übersicht
Auf diesem Tab finden sich ein Teil der Metriken, die bereits zu Beginn dieses Kapitels im globalen Dashboard erläutert wurden.
Berechnung
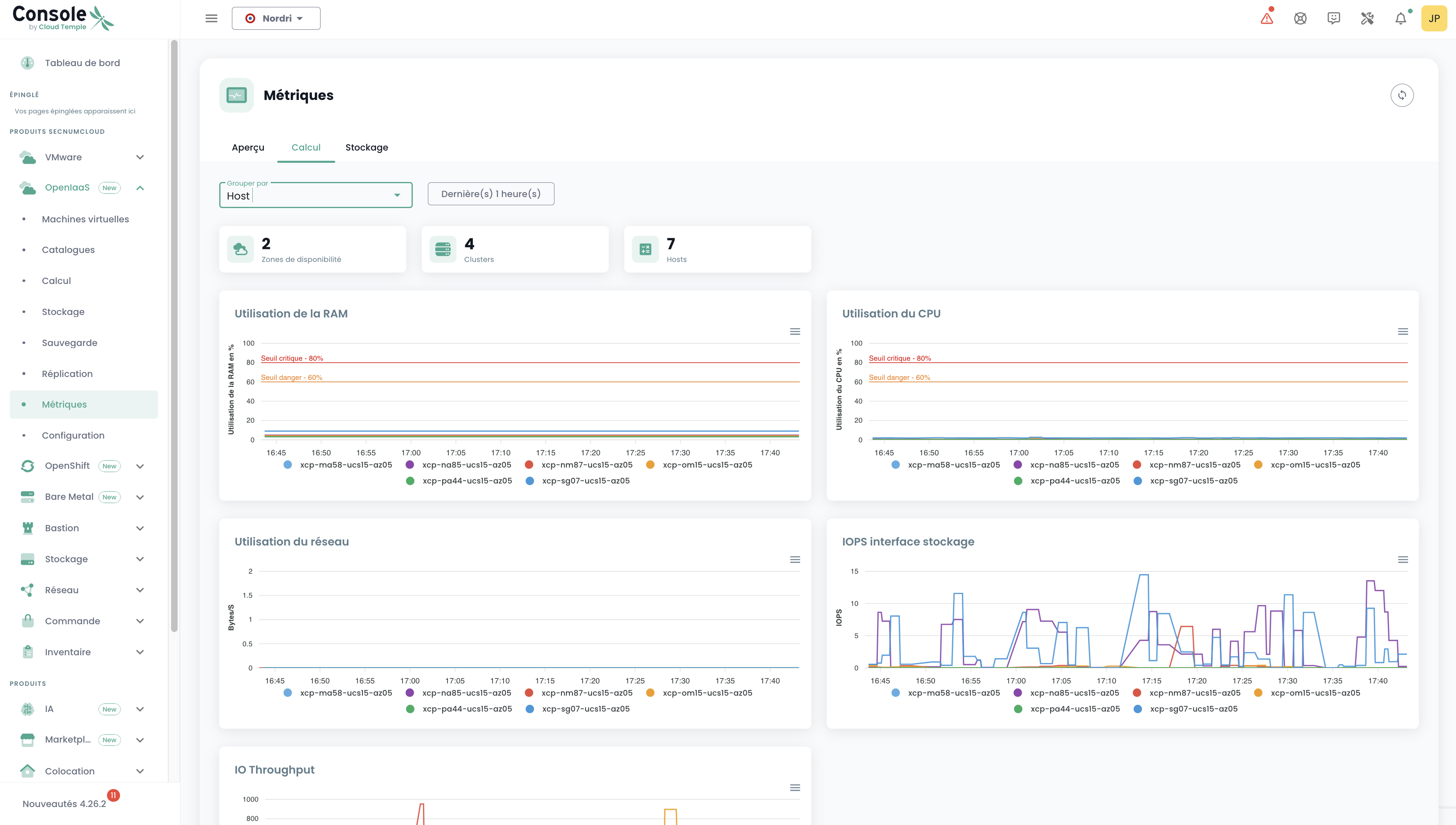
Auf diesem Tab finden Sie die Anzahl der AZ, Clusters und Hosts sowie 5 Diagramme, die eine sehr visuelle Übersicht Ihrer OpenIaaS-Umgebung bieten.
Sie können den abzudeckenden Datumsbereich sowie den Typ der Datenaggregation auswählen (standardmäßig werden die Daten für Ihren gesamten Umfang aggregiert). Beispiel: Auswahl von Host:
Speicher
Ebenso wie auf der Registerkarte "Berechnung" finden sich hier verschiedene Informationen: die Anzahl der AZ, der Clusters und der Datastores sowie ein Diagramm. Das gleiche Filterprinzip gilt auch hier, jedoch können wir nach Block Storage gruppieren.
Verwendung mit Grafana
Integration der Konsole mit Grafana
Die Cloud Temple Konsole kann als Datenquelle für Ihre Grafana-Infrastruktur verwendet werden.
Die Konsole ist Prometheus-kompatibel, sodass sie in Grafana als Datenquelle vom Typ Prometheus hinzugefügt werden kann. Sie können damit:
- Alle Ihre Metriken visualisieren.
- Eigene, an Ihre Anforderungen angepasste Dashboards erstellen.
Cloud Temple stellt zudem eine Sammlung an Dashboards bereit, die sofort einsatzbereit sind und als Grundlage dienen oder an Ihre Anwendungsfälle angepasst werden können.
Konfigurieren der Konsole als Datenquelle in Grafana
Das Ziel ist es, die Observability Ihrer Cloud-Infrastruktur durch Cloud-Temple-Metriken zu erweitern.
Voraussetzungen
- Eine Grafana-Instanz mit Zugriff auf die API der Konsole.
- Administrativer Zugriff auf die Grafana-Instanz, um die Datenquellen konfigurieren zu können.
- Ein Personal Access Token mit mindestens der Berechtigung
metrics_read.
Konfiguration
Gehen Sie in der Konfiguration von Grafana zum Reiter "Datenquellen" und klicken Sie auf "Datenquelle hinzufügen".
Geben Sie in das Feld URL die URL der Console Metrics API ohne die Versionsnummer und endend mit "/prometheus" ein (Beispiel: https://shiva.cloud-temple.com/api/metric/prometheus)
Aktivieren Sie in der Authentifizierung die Option Basic Auth.
Im Bereich "Basic Auth Details" konfigurieren Sie den Benutzernamen und das Passwort unter Verwendung der ID und des Secrets eines persönlichen Zugriffstokens mit der Berechtigung metrics_read.
Im Bereich "Alerting" konfigurieren Sie die Eigenschaft HTTP Method auf GET.
Ergebnis
Um zu bestätigen, dass die Konfiguration korrekt und funktionsfähig ist, klicken Sie auf die Schaltfläche "Save & test".
Es sollte eine Bestätigungsmeldung angezeigt werden, die besagt, dass die Konfiguration erfolgreich war.
Hier finden Sie eine Vielzahl von Konfigurationsbeispielen für Grafana: https://github.com/Cloud-Temple/console-grafana-iaas
