Metrologie
La majorité des clients Cloud Temple disposent d'outils de visualisation, de monitoring et de métrologie pour le suivi de leurs opérations.
La philosophie de la Console est de permettre l'accès à la donnée afin de s'intégrer dans cet outillage via un proxy prometheus intégré.
Ce proxy vous permet de requêter et manipuler les donnes depuis un outil de visualisation comme Grafana.
Il est cependant possible de visualiser certaines données de performances de vos ressources Cloud dans l'interface web de la Console.
Nota : La philosophie Cloud Temple n'est pas d'intégrer uniquement des graphiques dans l'interface web, mais aussi d'offrir le maximum d'informations accessibles par l'API
Tableaux de bord intégrés à l'interface web
Nota : Pour accéder à ces dashboards, il est nécessaire de posséder le droit 'metric_read'
Vue globale
La page d'accueil de la Console affiche le dashboard principal, présentant l'ensemble des métriques qui permettent un état des lieux de chaque produits auquels vous avez souscrit sur votre périmètre. En cas de problème(s) sur vos produits VMware et/ou OpenIaaS, des alertes seront visibles, la couleur est liée à leur importance.
Ces alertes sont clicables, et redirigent vers la page produit concerné.
Métriques VMware - Vue globale
Dans le menu 'VMware', un tableau de bord spécifique est disponible dans le sous menu 'Métriques'. Il regroupe 4 onglets :
Aperçu
Sur cet onglet, on retrouve une partie des métriques déjà présentes dans le dashboard global abordé en début de ce chapitre.
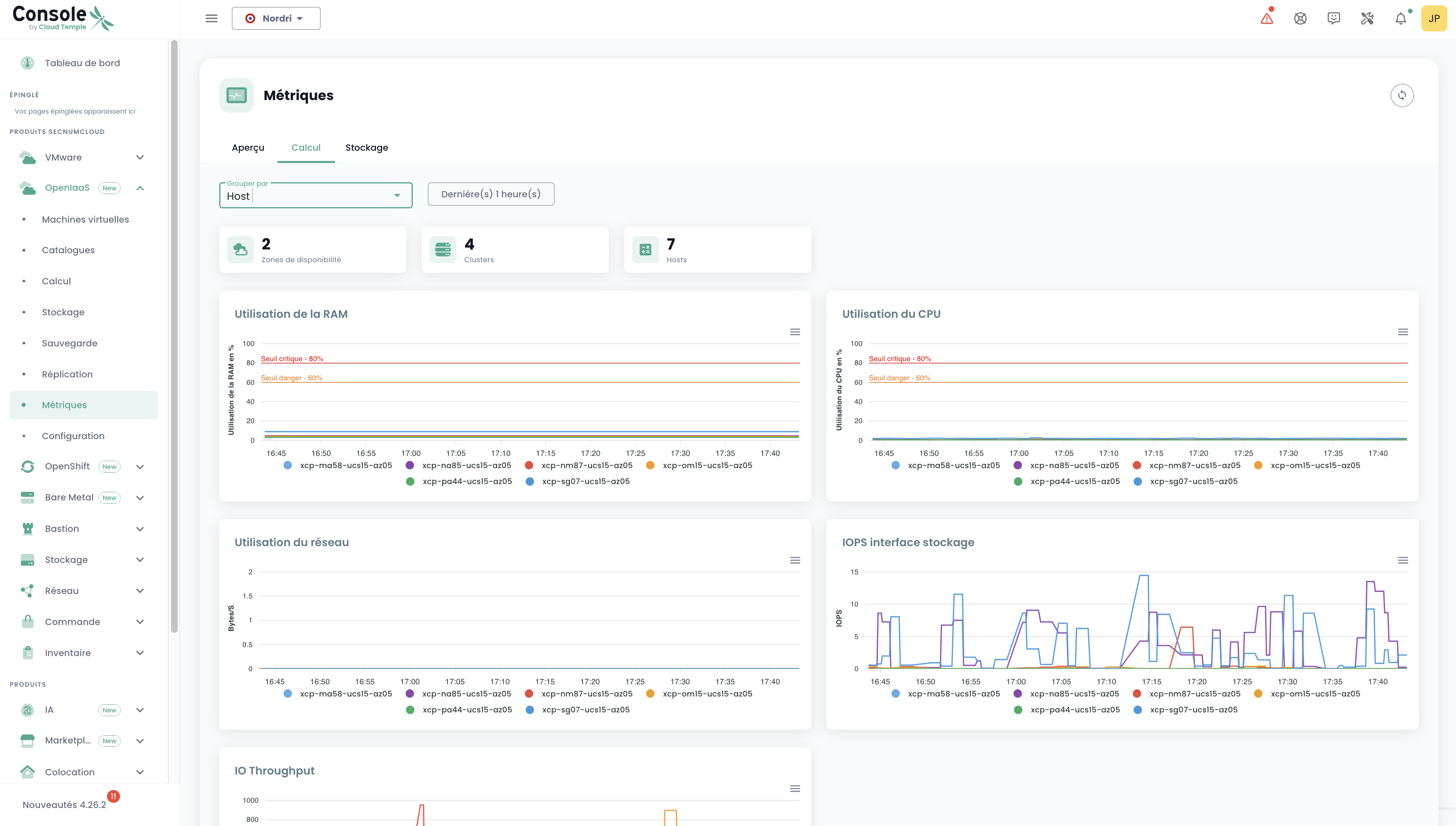
Calcul
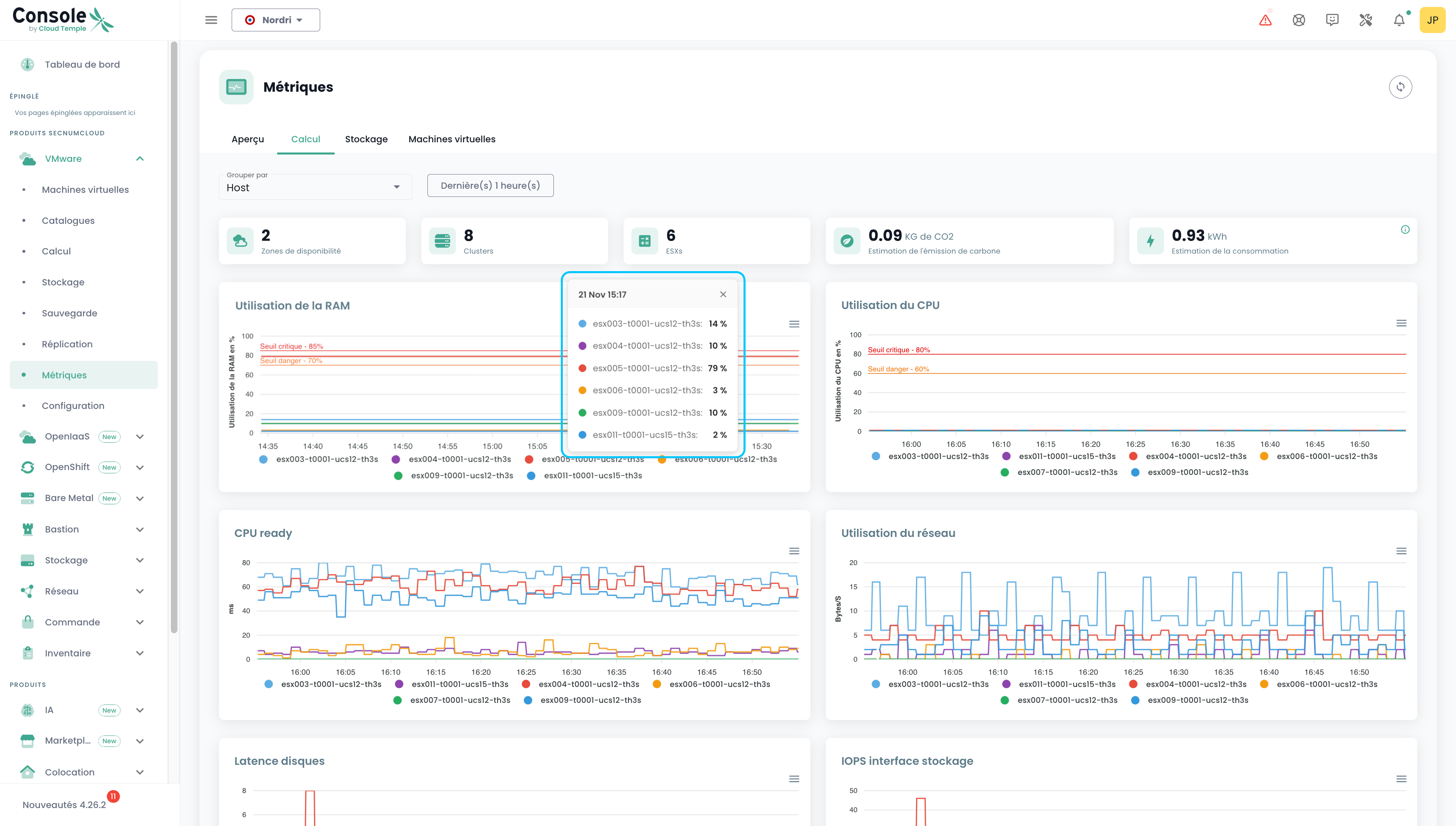
Sur cet onglet, on retrouve le nombre d'AZ, de Clusters, d'ESXs, l'émission carbone, l'estimation de la consommation, ainsi que 7 graphiques dressant un état des lieux très visuel de votre environnement VMware. L'estimation de la consommation en kw/h est calculée sur la moyenne des relevés couvrant la période choisie, rapportée à une heure.
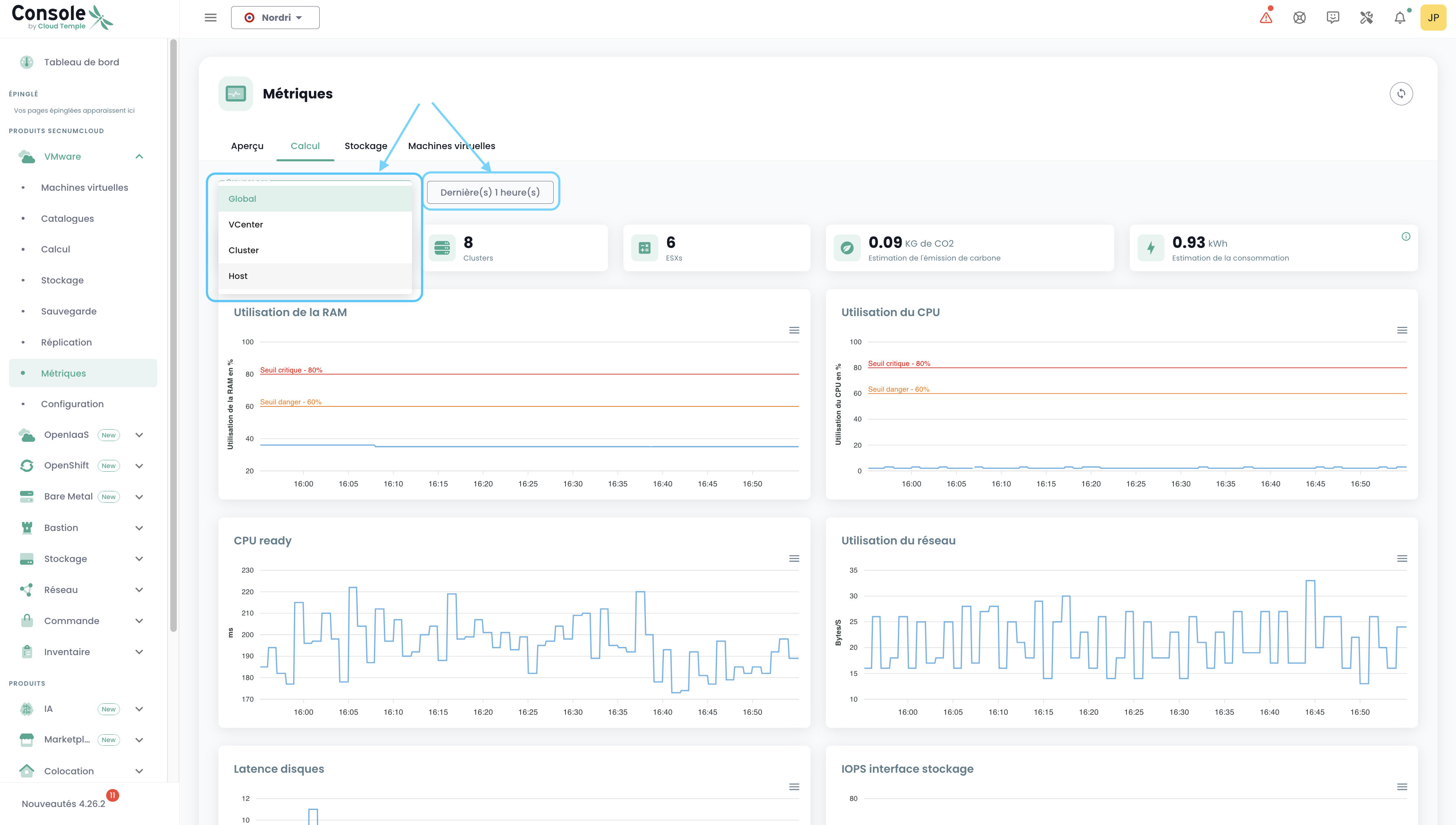
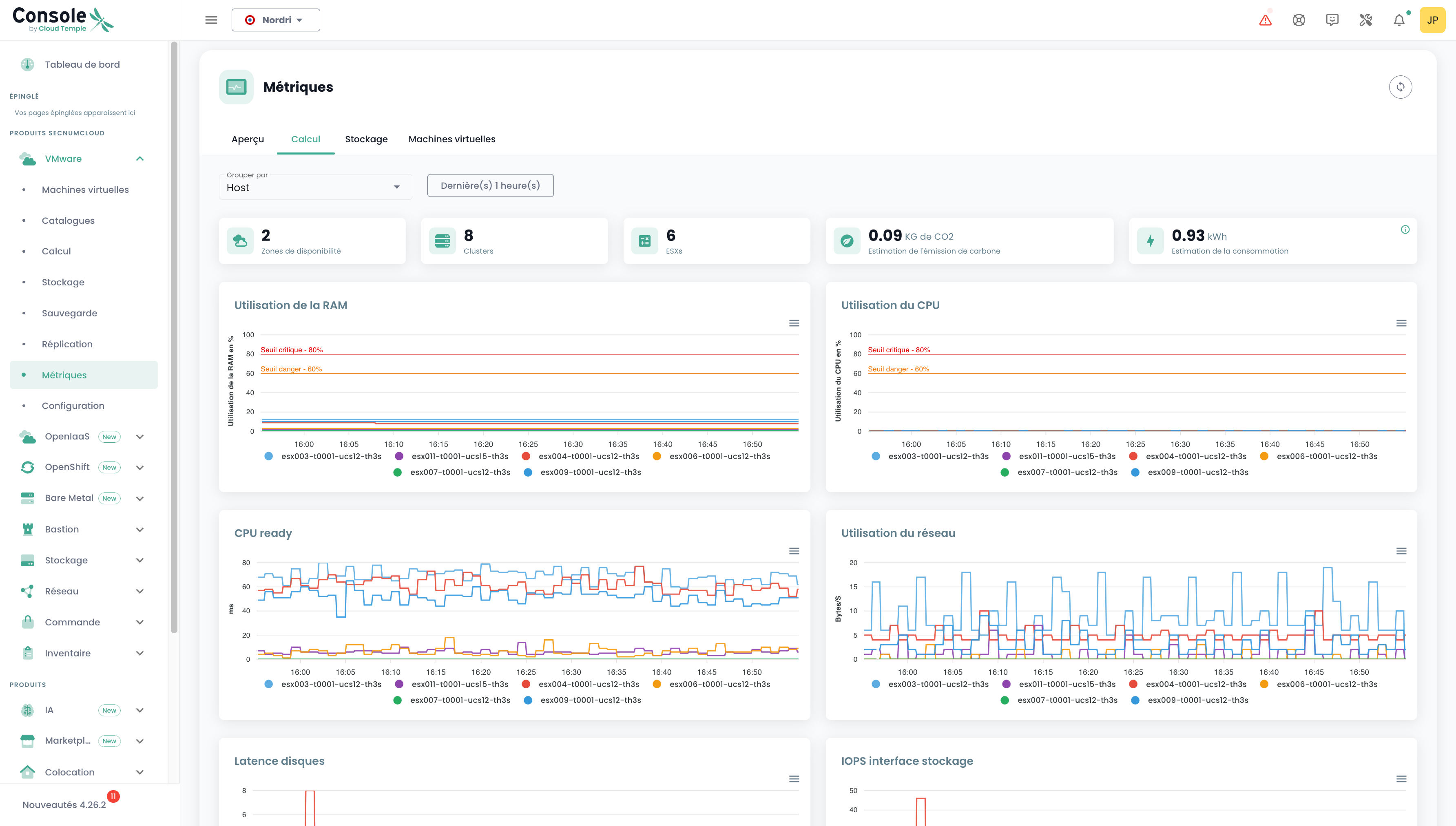
Vous pouvez choisir l'intervalle de dates à couvrir, ainsi que le type de regroupement de données (par défaut, les données sont regroupées pour l'ensemble de votre périmètre). En choisissant Host par ex:
Au passage de la souris sur chacun des graphs, les détails des noms de resources et leurs valeurs sont présentées. Au clic sur ces mêmes graphs, une petite tooltip s'ouvre, et vous permez de consulter plus facilement les détails correspondant à la date cliquée :
Stockage
De la même manière que sur l'onglet "Calcul", on retrouve différentes informations : le nombre d'AZ, de datastore clusters, de datastores ainsi que 2 graphiques. Le même principe de filtres s'applique, mais ici, nous pouvons grouper par Cluster SDRS et Datastore.
Machines virtuelles
On retrouve ici une vue globale de la santé des machines virtuelles.
Cette synthèse donne, sur la plage de temps sélectionnée :
- le nombre de CPU et la moyenne d'utilisation CPU,
- le nombre de Go de mémoire et la moyenne d'usage de la mémoire,
- Les moyennes de latence d'accès au stockage en lecture et en écriture,
- Le 'CPU Ready' moyen de la machine virtuelle (ce qui correspond au temps moyen d'attente de disponibilité d'un core physique par la machine virtuelle).
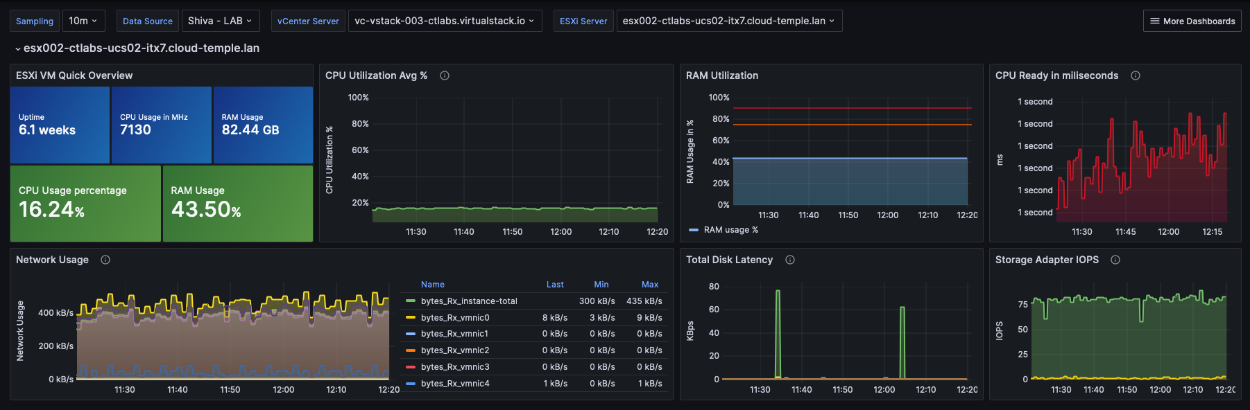
Pour chaque VM, vous pouvez accéder à l'historique de ses performances en cliquant sur l'icône vert 'Historique' de la machine virtuelle dans la colonne action. :
Vous accédez alors à la page de visualisation graphique des données historisée, incluant une vue performance environnementale :
Métriques VMware - Vue par resource
Il est possible de consulter également une partie des métriques liées à VMware, mais cette fois plus spécifiquement pour un Host ou un Datastore donné.
Host
Dans la vue d'un Host, on peut consulter pour une période donnée, la consommation énergétique ainsi que l'estimation d'émissions de carbone.
Datastore
Dans la vue d'un Datastore, on peut consulter pour une période donnée les IOPS.
Métriques OpenIaaS
Dans le menu 'OpenIaaS', un tableau de bord spécifique est disponible dans le sous menu 'Métriques'. Il regroupe 3 onglets :
Aperçu
Sur cet onglet, on retrouve une partie des métriques déjà présentes dans le dashboard global abordé en début de ce chapitre.
Calcul
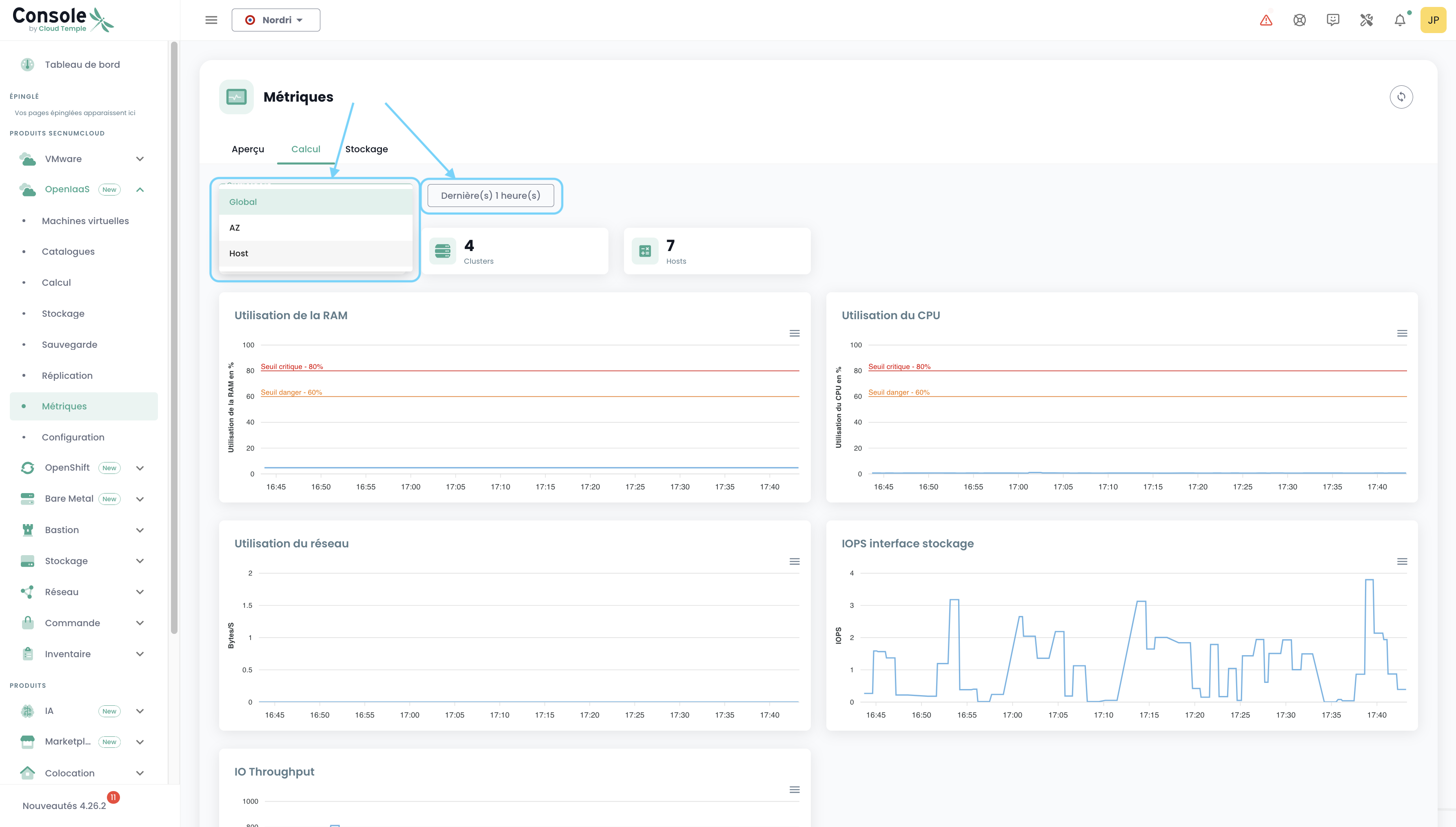
Sur cet onglet, on retrouve le nombre d'AZ, de Clusters, d'Hosts, ainsi que 5 graphiques dressant un état des lieux très visuel de votre environnement OpenIaaS.
Vous pouvez choisir l'intervalle de dates à couvrir, ainsi que le type de regroupement de données (par défaut, les données sont regroupées pour l'ensemble de votre périmètre). En choisissant Host par ex:
Stockage
De la même manière que sur l'onglet "Calcul", on retrouve différentes informations : le nombre d'AZ, de Clusters, de Datastores ainsi qu'un graphique. Le même principe de filtres s'applique, mais ici, nous pouvons grouper par Block Storage.
Utilisation avec Grafana
Intégration de la Console avec Grafana
La Console de Cloud Temple peut être utilisée comme datasource pour votre infrastructure Grafana.
La console est compatible Prometheus, ce qui permet de l’ajouter dans Grafana en tant que datasource de type Prometheus. Vous pourrez ainsi :
- Visualiser l’ensemble de vos métriques.
- Créer vos propres dashboards personnalisés adaptés à vos besoins.
Cloud Temple met également à disposition une collection de dashboards prêts à l’emploi, que vous pouvez utiliser comme base ou adapter selon vos cas d’usage.
Configurer la Console en tant que datasource dans Grafana
L'objectif est d'enrichir l'observabilité de votre infrastructure Cloud via la métrologie Cloud Temple.
Prérequis
- Une instance Grafana ayant accès aux API de la Console.
- Un accès d'administration sur l'instance Grafana afin de pouvoir configurer les datasources.
- Un personal access token possédant au moins le droit
metrics_read.
Configuration
Dans la configuration de Grafana aller dans l'onglet "datasources" puis cliquer sur "Add datasource".
Dans l'URL, fournir l'URL de l'API Console Metrics sans la version et finissant par "/prometheus" (exemple : https://shiva.cloud-temple.com/api/metric/prometheus)
Dans l'authentification, activer l'option Basic Auth.
Dans la partie "Basic Auth Details", configurer le username et password en utilisant respectivement les id et secret d'un Jeton d'accès personnel ayant le droit metrics_read.
Dans la partie "Alerting", configurer la propriété HTTP Method en GET.
Résultat
Afin de confirmer que la configuration est correcte et fonctionnelle, appuyez sur le bouton "Save & test".
Vous devriez voir s'afficher un bandeau vous informant que la configuration a réussie.
Vous trouverez tout un ensemble d'exemple de configuration pour Grafana ici : https://github.com/Cloud-Temple/console-grafana-iaas
